14 运行时监视器:生产环境可观察性
📋 概述
在生产环境中,事件每秒触发数千次。Debug.Log() 会产生垃圾,淹没控制台,并且无法提供对系统健康状况的结构化洞察。您需要企业级可观察性——实时性能分析、监听器跟踪、频率分析和完整性警告。
游戏事件监视器是一个专门的调试窗口,用于回答关键问题:
- "哪个事件导致了那次帧率下降?"
- "这个事件是否触发得太频繁?"
- "现在谁在实际监听这个事件?"
- "为什么我的链式序列中断了?"
此示例模拟了一个高负载压力测试设施,包含四个专门的测试单元,每个单元旨在用诊断数据填充特定的监视器选项卡。
- 如何打开和导航运行时监视器窗口
- 读取性能指标(平均/最小/最大执行时间)
- 分析事件频率并检测垃圾信息
- 检查监听器数量(检查器与API绑定)
- 可视化编程流程图
- 检测完整性问题(幽灵事件、断裂链)
- 解释警告和健康指标
🎬 示例场景
Assets/TinyGiants/GameEventSystem/Demo/14_RuntimeMonitor/14_RuntimeMonitor.unity
场景构成
视觉元素:
- 🎯 Test Console - 描述4个测试单元的信息面板
- 🧊 Simple Geometry - 平面和立方体(最小场景)
UI层(Canvas):
- 🎮 四个控制按钮 - 屏幕底部
- "Toggle Spammer (Unit A)" → 启动/停止高频垃圾信息
- "Trigger Heavy Load (Unit B)" → 触发昂贵操作
- "Fire Chain Reaction (Unit C)" → 执行编程链
- "Fire Ghost Event (Unit D)" → 触发无监听器的事件
游戏逻辑层:
- 📤 RuntimeMonitorRaiser - 测试协调器
- 📥 RuntimeMonitorReceiver - 带检测监听器的测试响应器
🧪 4个测试单元
每个单元旨在对特定监视器子系统进行压力测试:
单元A:垃圾信息生成器(频率测试)
目的: 生成高频事件垃圾信息以测试统计选项卡
配置:
- 事件:
OnSpammer(void)、OnSpammerPersistent(void) - 行为: 激活时在
Update()中每秒触发**>60次** - 监视器目标: 检测高频警告
预期结果:
- 📈 统计选项卡: 显示 >60 次/秒(红色警告)
- ⚠️ 警告选项卡: 标记
[高频]问题
单元B:重负载(性能测试)
目的: 模拟昂贵的计算以测试性能选项卡
配置:
- 事件:
OnHeavyLoad、OnHeavyLoadCondition(GameObject、DamageInfo) - 行为: 监听器调用
Thread.Sleep(6)模拟6毫秒以上延迟 - 监视器目标: 触发性能警告
预期结果:
- ⚡ 性能选项卡: 执行时间显示6-12毫秒(黄色/红色)
- 📊 仪表板: 性能条变为黄色/红色
代码机制:
public void OnHeavyExecution(GameObject sender, DamageInfo info)
{
// 模拟繁重计算(在生产中不好,但非常适合测试!)
Thread.Sleep(6); // ← 强制6毫秒执行时间
}
单元C:链式反应器(自动化测试)
目的: 演示编程流程图可视化
配置:
- 事件:
OnChainStart→OnChainProcess→OnChainFinish→OnTriggerComplete - 行为: 代码构建的带延迟和条件的顺序管道
- 监视器目标: 在自动化选项卡中可视化动态自动化
图表结构:
🚀 [ 开始 ] OnChainStart (DamageInfo)
│ ➔ 载荷:{ amount: 75.0, type: Physical, ... }
│
├─ ⏱️ [ 步骤1 ] ➔ 延迟:0.5秒
│ └─► ⚙️ OnChainProcess (DamageInfo) ✅ 数据中继
│
├─ ⚖️ [ 步骤2 ] ➔ 延迟:0.2秒 | 守卫:`amount > 50`
│ └─► 🎯 OnChainFinish (DamageInfo) ✅ 逻辑通过(75 > 50)
│
└─ 🧹 [ 步骤3 ] ➔ 触发器模式 | 阻止参数
└─► 🏁 OnTriggerComplete (void) ✅ 信号净化
│
📊 结果:管道完成 | 🛡️ 数据安全:在退出时阻止参数
预期结果:
- 🔗 自动化选项卡: 显示带时序/条件徽章的层次树
- 📝 最近事件选项卡: 可见的顺序触发模式
单元D:幽灵(完整性测试)
目的: 检测在没有监听器的情况下触发的事件
配置:
- 事件:
OnGhost(void) - 行为: 触发绑定了零监听器的事件
- 监视器目标: 触发完整性警告
预期结果:
- ⚠️ 警告选项卡: 显示
[无监听器]警告 - 📊 仪表板: 警告计数增加
🎮 如何测试(分步指南)
阶段1:准备
步骤1:打开监视器窗口
-
菜单
该工具位于**游戏事件系统**中,您可以通过以下方法访问:
从系统仪表板:
游戏事件系统窗口 → 点击"游戏事件监视器"
-
窗口出现
可像任何Unity编辑器窗口一样停靠
步骤2:进入播放模式
- 点击Unity的播放按钮
- 监视器在播放期间保持可见
阶段2:生成测试数据
步骤3:激活单元A(垃圾信息生成器)
- 点击**"Toggle Spammer (Unit A)"**按钮
- 观察: 按钮保持激活(切换为开)
- 效果:
OnSpammer每秒触发 >60次
步骤4:激活单元B(重负载)
- 点击**"Trigger Heavy Load (Unit B)"按钮3-5次**
- 效果: 每次点击触发一次昂贵操作(6毫秒延迟)
步骤5:激活单元C(链式反应)
- 点击**"Fire Chain Reaction (Unit C)"按钮一次**
- 效果: 启动4步顺序管道
步骤6:激活单元D(幽灵事件)
- 点击**"Fire Ghost Event (Unit D)"按钮一次**
- 效果: 触发无监听器的事件(完整性违规)
触发所有单元后,在分析监视器选项卡之前等待5-10秒以积累数据。
📊 监视器窗口分析
选项卡1:🏠 仪表板(系统健康概览)
登陆页面——将所有子系统的指标聚合到单个健康报告中。

指标卡(顶行):
| 卡片 | 含义 | 预期值 |
|---|---|---|
| 总事件数 | 已加载的事件数量 | 9 |
| 总日志数 | 自播放开始的累积触发数 | 500+(攀升中) |
| 监控中 | 具有活动性能跟踪的事件 | 4-6 |
| 警告 | 当前活动问题 | 2+(垃圾+幽灵) |
激活数据库部分:
- 列出所有已加载的数据库资产
- PRIMARY 徽章显示主数据库
- 点击数据库名称过滤视图
性能概览(交通灯条):
- 🟢 绿色: 所有事件 <1毫秒(健康)
- 🟡 黄色: 一些事件1-5毫秒(注意)
- 🔴 红色: 检测到事件 >5毫秒(关键)
- 显示百分比分布
最近活动(迷你日志):
- 最后15次事件触发
- 格式:
[帧] 事件名称(参数) - 点击跳转到详细信息选项卡
快速警告(前3个):
- 浮现最关键的警报
- 严重性图标:🔵 信息、🟡 警告、🔴 关键
- 点击跳转到警告选项卡
单一浏览系统健康检查——就像汽车的仪表盘。如果显示红色/黄色,深入特定选项卡进行诊断。
选项卡2:⚡ 性能(执行分析)
重点: 通过执行时间检测性能瓶颈

列:
| 列 | 含义 | 健康范围 |
|---|---|---|
| 事件名称 | 事件标识符 | - |
| 平均时间 | 平均执行毫秒 | <1毫秒 🟢 |
| 最小时间 | 最快执行 | - |
| 最大时间 | 最慢执行 | <5毫秒 🟡,>5毫秒 🔴 |
| 监听器 | 每次触发的平均监听器数 | - |
| GC分配 | 每次触发生成的垃圾 | 0 KB理想 |
颜色编码:
- 🟢 绿色: 0-1毫秒(优秀)
- 🟡 黄色: 1-5毫秒(监控)
- 🔴 红色: >5毫秒(调查)
测试结果(单元B):
- 在表中找到
OnHeavyLoad事件 - 平均时间: 显示 ~6.00毫秒(🟡 黄色)
- 最大时间: 如果多次点击可能显示 ~12.00毫秒(🔴 红色)
- 原因: 监听器代码中的
Thread.Sleep(6)
用法:
- 按"平均时间"排序以找到最严重的问题
- 点击事件名称查看详细信息选项卡
- 比较监听器数量——更多监听器 = 更高风险
一般规则:保持平均执行时间 <1毫秒。在所有系统中分配总帧时间(60fps下16毫秒)。
选项卡3:📝 最近事件(实时事件日志)
重点: 所有事件触发的按时间顺序流

列:
| 列 | 含义 | 示例 |
|---|---|---|
| 帧 | Unity帧号 | F:1450 |
| 时间 | 自播放开始的时间戳 | 12.45s |
| 事件 | 事件名称 | OnHeavyLoad |
| 参数 | 载荷预览 | <DamageInfo: 100> |
| 调用者 | 调用 .Raise() 的方法 | RuntimeMonitorRaiser.TriggerHeavyLoad |
功能:
- 🔍 搜索: 按事件名称过滤
- 📋 堆栈跟踪: 切换以查看完整调用堆栈
- 🔗 详细信息链接: 点击事件查看深入分析
测试结果(所有单元):
- 单元A: 快速连续的
OnSpammer条目(60+/秒) - 单元C: 顺序模式:
OnChainStart→ (延迟)→OnChainProcess→OnChainFinish→OnTriggerComplete - 单元D: 单个
OnGhost条目
用法:
- 验证事件触发顺序(顺序与并行)
- 调试意外事件触发
- 调查调用者方法(谁在触发这个?)
与Unity控制台不同,此日志专门用于事件——没有来自其他Debug.Log调用的噪音、结构化数据预览、直接调用者信息。
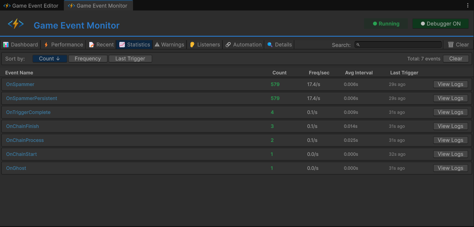
选项卡4:📈 统计(频率分析)
重点: 长期使用模式和频率跟踪

列:
| 列 | 含义 | 健康范围 |
|---|---|---|
| 事件名称 | 事件标识符 | - |
| 触发次数 | 自播放开始的总触发数 | - |
| 频率/秒 | 每秒触发次数 | <10 🟢,10-30 🟡,>30 🔴 |
| 平均间隔 | 触发之间的时间(毫秒) | >100毫秒理想 |
| 上次触发 | 自上次触发以来的时间 | - |
测试结果(单元A):
- 找到
OnSpammer事件 - 触发次数: 快速攀升(10秒后1000+)
- 频率/秒: 显示**>60/秒**(🔴 红色警告)
- 平均间隔: 显示~16毫秒(60fps时每帧)
警告触发器:
- 🟡 黄色: 10-30次触发/秒
- 🔴 红色: >30次触发/秒(潜在性能问题)
用法:
- 识别事件垃圾信息(过于频繁)
- 检测空闲事件(从未触发)
- 随时间分析触发模式
- >60/秒: 可能每帧都在触发——考虑批处理
- 不规则峰值: 可能表示逻辑错误
- 零频率: 死代码或配置错误的事件
选项卡5:⚠️ 警告(完整性和健康警报)
重点: 过滤噪音,浮现关键问题

严重级别:
| 图标 | 级别 | 含义 |
|---|---|---|
| 🔵 | 信息 | 建议通知(仅供参考) |
| 🟡 | 警告 | 非关键问题(监控) |
| 🔴 | 关键 | 严重问题(立即修复) |
警告类型:
| 警告 | 触发器 | 严重性 |
|---|---|---|
[无监听器] | 事件被触发但未绑定监听器 | 🔵 信息 |
[高频] | 每秒触发 >30次 | 🟡 警告 |
[性能] | 执行时间 >5毫秒 | 🔴 关键 |
[GC压力] | 每次触发垃圾分配 >1KB | 🟡 警告 |
测试结果:
- 单元A:
OnSpammer - [高频] 以62/秒触发 - 单元D:
OnGhost - [无监听器] 事件在零订阅者下触发
用法:
- 在主要功能添加后检查
- 在压力测试期间监控
- 忽略预期警告(例如调试事件)
[无监听器] 警告通常是错误——要么:
- 监听器注册失败(检查
OnEnable) - 事件资产引用错误
- 死代码(删除
.Raise()调用)
选项卡6:👂 监听器(订阅检查器)
重点: 谁在监听的细粒度分解

选择一个事件(例如 OnHeavyLoad)查看详细分解:
监听器类别:
| 类别 | 含义 | 图标 |
|---|---|---|
| 基本 | 标准 AddListener | 📌 |
| 优先级 | 带优先级值的 AddPriorityListener | 🔢 |
| 条件 | 带谓词的 AddConditionalListener | ✅ |
| 持久化 | AddPersistentListener(在场景中存活) | 🧬 |
分解网格:
📊 总活动监听器:5
│
├─ 🔗 基本监听器(1)
│ ├─ 📦 检查器绑定:0
│ └─ 💻 API绑定:1
│ └─ ⚙️ RuntimeMonitorReceiver.OnHeavyExecution
│
├─ ⚖️ 优先级队列(3)
│ ├─ 🥇 高优先级(100):1
│ │ └─ ⚙️ RuntimeMonitorReceiver.OnHeavyPreCheck
│ ├─ 🥈 普通优先级(0):1
│ │ └─ ⚙️ RuntimeMonitorReceiver.OnHeavyExecution
│ └─ 🥉 低优先级(-100):1
│ └─ ⚙️ RuntimeMonitorReceiver.OnHeavyPostCheck
│
├─ 🛡️ 条件守卫(1)
│ └─ 💎 [优先级:50] RuntimeMonitorReceiver.OnHeavyCriticalWarning
│ └─ 🔍 谓词:(sender, info) => info.isCritical
│
└─ 💎 持久化注册表(0)
└─ (无跨场景监听器激活)
测试结果(单元B):
- 总计: 4-5个监听器
- 优先级分布: 高(1)、普通(1)、低(1)
- 条件: 1(带谓词预览)
用法:
- 验证基于代码的注册是否有效
- 检查监听器执行顺序(优先级值)
- 调试缺失的监听器(预期与实际计数)
- 审核持久化监听器(防止内存泄漏)
- 检查器绑定: 在行为窗口中配置
- API绑定: 通过代码中的
AddListener注册 - 两者都显示在这里——验证您的混合方法
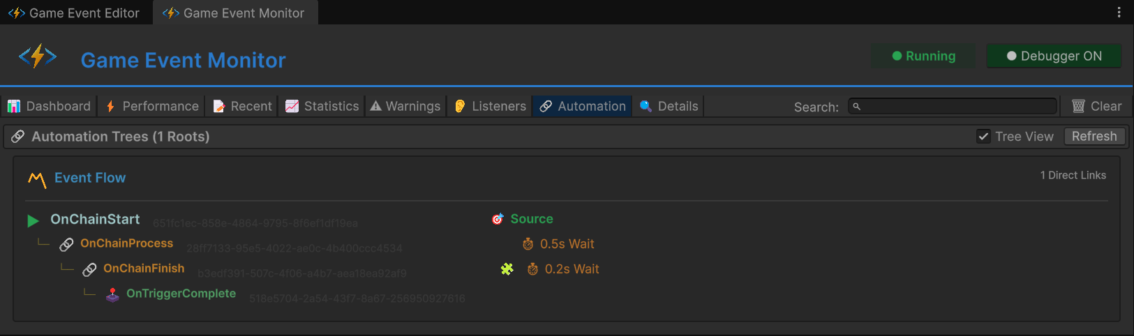
选项卡7:🔗 自动化(编程流程可视化)
重点: 可视化代码构建的触发器/链式图表

树视图结构:
▼ OnChainStart(根,<DamageInfo>)
│
├─ 🔗 链 → OnChainProcess
│ ├─ ⏱️ 延迟:0.5秒
│ ├─ ✅ 传递参数
│ └─ 类型:<DamageInfo>
│
└─ (OnChainProcess已展开)
│
├─ 🔗 链 → OnChainFinish
│ ├─ ⏱️ 延迟:0.2秒
│ ├─ 🧩 条件:info.amount > 50
│ ├─ ✅ 传递参数
│ └─ 类型:<DamageInfo>
│
└─ (OnChainFinish已展开)
│
└─ 🕹️ 触发器 → OnTriggerComplete
├─ ❌ 阻止参数
└─ 类型:(void)
徽章图例:
| 徽章 | 含义 |
|---|---|
⏱️ 0.5s | 已配置延迟 |
| 🧩 | 已启用条件 |
| ✅ | 已启用参数传递 |
| ❌ | 参数被阻止 |
| 🔗 | 链节点(顺序) |
| 🕹️ | 触发器节点(并行) |
测试结果(单元C):
- 根:
OnChainStart - 深度: 3层(Start → Process → Finish → Complete)
- 混合类型: 链(顺序)+ 触发器(并行)组合
用法:
- 验证编程图表构建正确
- 调试断裂链(缺失节点)
- 无需打开流程图窗口即可可视化复杂自动化
- 比较代码构建与可视化构建的图表
- 此选项卡: 显示代码构建的图表(
AddChainEvent、AddTriggerEvent) - 流程图窗口: 显示可视化构建的图表(通过UI创建)
- 两者都有效,两者都可调试
选项卡8:🔍 事件详细信息(深入分析)
重点: 单事件分析和历史

从任何其他选项卡点击"详细信息"或"查看"以深入分析。
部分:
1. 元数据:
- GUID: 唯一标识符(不可变)
- 类型: 完整泛型签名
- 类别: 组织标签
- 数据库: 源资产文件
2. 性能摘要:
- 平均/最小/最大时间: 与性能选项卡相同
- GC分配: 内存配置
- 监听器数量: 当前订阅者
3. 频率摘要:
- 总触发数: 自播放开始
- 触发/秒: 当前速率
- 平均间隔: 触发之间
- 上次触发: 之前的时间
4. 最近活动(已过滤):
- 事件特定的日志流
- 仅显示此事件的历史
- 可用完整堆栈跟踪
5. 自动化(如果适用):
- 显示此事件在流程图中的位置
- 上游/下游连接
用法:
- 全面的单事件分析
- 比较优化前后
- 导出数据供团队审查
🏗️ 场景架构
事件组织
游戏事件编辑器中按测试单元组织的事件:

| 类别 | 事件名称 | 类型 | 目的 |
|---|---|---|---|
| 单元A | OnSpammer | GameEvent | 高频垃圾信息 |
| 单元A | OnSpammerPersistent | GameEvent | 持久化垃圾信息 |
| 单元B | OnHeavyLoad | GameEvent<GameObject, DamageInfo> | 性能测试 |
| 单元B | OnHeavyLoadCondition | GameEvent<GameObject, DamageInfo> | 条件测试 |
| 单元C | OnChainStart | GameEvent<DamageInfo> | 根(金色) |
| 单元C | OnChainProcess | GameEvent<DamageInfo> | 链步骤1 |
| 单元C | OnChainFinish | GameEvent<DamageInfo> | 链步骤2 |
| 单元C | OnTriggerComplete | GameEvent | 链步骤3(触发器) |
| 单元D | OnGhost | GameEvent | 完整性测试 |
流程图配置
代码中构建的编程链:

图表结构:
- 🔴 OnChainStart(根,红色) - 入口点
- 🟢 OnChainProcess(链,绿色) - 步骤1(延迟:0.5秒)
- 🟢 OnChainFinish(链,绿色) - 步骤2(延迟:0.2秒,条件:amount > 50)
- 🟡 OnTriggerComplete(触发器,黄色) - 步骤3(参数被阻止)
连接类型:
- 🟢 绿色"CHAIN"线 - 顺序执行
- 🟡 黄色"TRIGGER"线 - 并行执行
触发器设置(RuntimeMonitorRaiser)

单元A:频率测试
On Spam Event:OnSpammerOn Spam Persistent Event:OnSpammerPersistent
单元B:性能测试
On Heavy Load Event:OnHeavyLoadOn Heavy Load Condition Event:OnHeavyLoadCondition
单元C:自动化测试(根)
On Chain Start:OnChainStart
单元C:自动化测试(目标)
On Chain Process:OnChainProcessOn Chain Finish:OnChainFinishOn Trigger Complete:OnTriggerComplete
单元D:完整性测试
On Ghost Event:OnGhost
接收器设置(RuntimeMonitorReceiver)

事件(资产引用):
- 与触发器相同的事件
链事件(用于检查器绑定):
On Chain Process、On Chain Finish、On Trigger Complete- 这些具有基于检查器的监听器(在行为窗口中拖放)
- 补充基于代码的API监听器
💻 代码详解
模拟性能问题(单元B)
RuntimeMonitorReceiver.cs - 繁重执行:
public void OnHeavyExecution(GameObject sender, DamageInfo info)
{
// ⚠️ 测试的故意延迟
// 在生产中,永远不要在游戏逻辑中使用Thread.Sleep!
// 这强制执行时间 >5毫秒以触发监视器警告
Thread.Sleep(6); // ← 模拟昂贵计算
Debug.Log($"[Receiver] Processed heavy data. Latency: 6ms (simulated)");
}
为什么有效:
Thread.Sleep(6)阻塞主线程6毫秒- 监视器的性能选项卡跟踪每个监听器的执行时间
- 6毫秒超过5毫秒阈值 → 触发黄色警告
- 用
Thread.Sleep(12)点击按钮2次 → 红色关键警告
构建编程自动化(单元C)
RuntimeMonitorRaiser.cs - Awake()图表构建:
private ChainHandle _chainProcessHandle;
private ChainHandle _chainFinishHandle;
private TriggerHandle _triggerCompleteHandle;
private void Awake()
{
// ✅ 在代码中构建链(不是可视化图表!)
// 步骤1:Start → (延迟0.5秒)→ Process
_chainProcessHandle = onChainStart.AddChainEvent(
targetEvent: onChainProcess,
delay: 0.5f, // ← 暂停半秒
passArgument: true // ← 转发DamageInfo
);
// 步骤2:Process → (条件 + 延迟0.2秒)→ Finish
_chainFinishHandle = onChainProcess.AddChainEvent(
targetEvent: onChainFinish,
delay: 0.2f,
condition: (info) => info.amount > 50f, // ← 仅高伤害继续
passArgument: true
);
// 步骤3:Finish → (触发器,阻止参数)→ Complete
_triggerCompleteHandle = onChainFinish.AddTriggerEvent(
targetEvent: onTriggerComplete,
passArgument: false // ← 阻止参数(类型转换为void)
);
}
private void OnDestroy()
{
// ✅ 清理:动态图表强制要求
onChainStart.RemoveChainEvent(_chainProcessHandle);
onChainProcess.RemoveChainEvent(_chainFinishHandle);
onChainFinish.RemoveTriggerEvent(_triggerCompleteHandle);
}
图表执行流程:
🖱️ 用户交互:按钮点击
│
🚀 [ 启动 ] ➔ onChainStart.Raise(DamageInfo)
│ 📦 载荷:{ amount: 100, isCritical: true }
│
⏳ [ 调度 ] ➔ 系统暂停0.5秒
│ └─► ⚙️ onChainProcess.Raise(DamageInfo)
│
⚖️ [ 评估 ] ➔ 门:`100 > 50` ?
│ └─► ✅ 结果:是(条件通过)
│
⏳ [ 调度 ] ➔ 系统暂停0.2秒
│ └─► 🎯 onChainFinish.Raise(DamageInfo)
│
🧪 [ 净化 ] ➔ 参数剥离:`DamageInfo` ➔ `void`
│ └─► 🏁 onTriggerComplete.Raise()
│
📊 最终结果:管道完成 | ⚡ 时序:总延迟0.7秒
监视器可见性:
- 自动化选项卡: 显示这个精确的树结构
- 最近事件选项卡: 显示带时序的顺序触发模式
- 性能选项卡: 跟踪每个步骤的执行时间
注册多优先级监听器(单元B)
RuntimeMonitorReceiver.cs - OnEnable():
private void OnEnable()
{
// ✅ 用多样性填充监听器选项卡
// 基本监听器(无优先级)
onSpamEvent.AddListener(OnSpamReceived);
// 优先级监听器(执行顺序)
onHeavyLoadEvent.AddPriorityListener(OnHeavyPreCheck, priority: 100); // 第1个运行
onHeavyLoadEvent.AddPriorityListener(OnHeavyExecution, priority: 0); // 第2个运行(此处延迟)
onHeavyLoadEvent.AddPriorityListener(OnHeavyPostCheck, priority: -100); // 第3个运行
// 带优先级的条件监听器
onHeavyLoadConditionEvent.AddConditionalListener(
OnHeavyCriticalWarning,
predicate: (sender, info) => info.isCritical, // ← 仅在关键时
priority: 50
);
}
private void OnDisable()
{
// ✅ 清理
onSpamEvent.RemoveListener(OnSpamReceived);
onHeavyLoadEvent.RemovePriorityListener(OnHeavyPreCheck);
onHeavyLoadEvent.RemovePriorityListener(OnHeavyExecution);
onHeavyLoadEvent.RemovePriorityListener(OnHeavyPostCheck);
onHeavyLoadConditionEvent.RemoveConditionalListener(OnHeavyCriticalWarning);
}
监视器可见性:
- 监听器选项卡: 显示
OnHeavyLoad的4个监听器- 优先级分解:高(1)、普通(1)、低(1)
- 条件(1)带谓词预览
- 性能选项卡: 跟踪累积执行时间(所有监听器的总和)
持久化监听器管理(单元A)
RuntimeMonitorReceiver.cs - Awake/OnDestroy:
private void Awake()
{
// ✅ 持久化监听器(在场景重新加载中存活)
// 在Awake中注册,在OnDestroy中清理
onSpamPersistentEvent.AddPersistentListener(OnSpamPersistentLog, priority: -10);
}
private void OnDestroy()
{
// ✅ 清理持久化
onSpamPersistentEvent.RemovePersistentListener(OnSpamPersistentLog);
}
public void OnSpamPersistentLog()
{
// 空方法——仅供监视器计数
// 模拟后台跟踪(例如分析、成就)
}
监视器可见性:
- 监听器选项卡: 显示
OnSpammerPersistent的"持久化监听器:1" - 仪表板: 跟踪持久化监听器健康
🎯 生产调试工作流
场景1:战斗期间帧率下降
症状:
- FPS从60降至30
- Unity Profiler无明显峰值
调试步骤:
- 打开性能选项卡
- 按"平均时间"排序(降序)
- 查找执行时间 >2毫秒的事件
- 点击事件 → 详细信息选项卡 → 查看调用者方法
- 优化繁重的监听器或降低触发频率
场景2:事件未触发
症状:
- UI按钮点击无反应
- 预期行为未发生
调试步骤:
- 打开最近事件选项卡
- 搜索预期的事件名称
- 如果找到: 事件触发但监听器未响应
- 转到监听器选项卡 → 检查监听器数量
- 验证方法名称匹配
- 如果未找到: 事件未被触发
- 检查触发器代码的
.Raise()调用 - 验证检查器中的事件资产引用
- 检查触发器代码的
场景3:怀疑内存泄漏
症状:
- 内存使用随时间增长
- GC峰值增加
调试步骤:
- 打开性能选项卡
- 检查"GC分配"列
- 查找每次触发分配 >0 KB的事件
- 点击事件 → 监听器选项卡 → 检查闭包分配
- 重构以避免每次触发分配
场景4:幽灵事件(死代码)
症状:
- 警告选项卡显示
[无监听器]
调试步骤:
- 打开警告选项卡
- 识别幽灵事件
- 选项A: 事件仅用于调试 → 忽略警告
- 选项B: 监听器注册失败
- 检查
OnEnable中的AddListener调用 - 验证事件资产引用匹配
- 检查
- 选项C: 死代码 → 删除
.Raise()调用
🔑 监视器最佳实践
✅ 应该做
在开发期间:
- 在第二显示器上保持监视器打开
- 添加新事件后检查
- 验证监听器数量符合预期
- 优化前后进行分析
在压力测试期间:
- 生成高负载(如此示例)
- 监控性能选项卡中 >1毫秒的事件
- 检查警告选项卡中的完整性问题
- 导出指标供团队审查
在生产构建中:
- 在开发构建中启用监视器
- 在目标设备上测试(移动、主机)
- 在现实场景中进行分析
- 记录性能基线
❌ 不应该做
性能反模式:
- 每帧触发事件(>60/秒)而不批处理
- 在监听器中分配内存(闭包、LINQ)
- 同步调用昂贵操作
调试反模式:
- 忽略黄色警告("只是警告")
- 仅依赖
Debug.Log进行事件调试 - 跳过监听器清理(缺少
OnDisable) - 在生产构建中留下测试事件
📊 监视器与Unity Profiler
| 功能 | 游戏事件监视器 | Unity Profiler |
|---|---|---|
| 重点 | 仅事件系统 | 整个引擎 |
| 粒度 | 每事件指标 | 每方法调用 |
| 监听器跟踪 | ✅ 内置 | ❌ 手动 |
| 频率分析 | ✅ 内置 | ⚠️ 间接 |
| 流程可视化 | ✅ 自动化选项卡 | ❌ 不适用 |
| 警告 | ✅ 自动 | ❌ 手动分析 |
| 学习曲线 | 简单 | 陡峭 |
| 最适合 | 事件调试 | 整体性能 |
推荐工作流程:
- 监视器: 识别有问题的事件
- Unity Profiler: 深入研究监听器方法
- 监视器: 验证修复降低了执行时间
🎯 下一步
您已经掌握了完整的 GameEventSystem 工作流——从基本事件到企业级可观察性。示例部分已完成!
下一步: