14 런타임 모니터: 프로덕션 관측성(Observability)
📋 개요
실제 프로덕션 환경에서 이벤트는 초당 수천 번씩 발생할 수 있습니다. Debug.Log()는 가비지(Garbage)를 생성하고 콘솔을 어지럽힐 뿐만 아니라, 시스템 건전성에 대한 구조적인 통찰력을 제공하지 못합니다. 따라서 실시간 성능 프로파일링, 리스너 추적, 빈도 분석 및 무결성 경고를 포함한 **엔터프라이즈급 관측성(Observability)**이 필요합니다.
**게임 이벤트 모니터(Game Event Monitor)**는 다음과 같은 중요한 질문에 답을 주는 전문 디버깅 윈도우입니다:
- "프레임 드랍을 유발하는 이벤트는 무엇인가?"
- "이 이벤트가 너무 자주 발생하고 있지는 않은가?"
- "현재 이 이벤트를 실제로 듣고 있는 리스너는 누구인가?"
- "체인 시퀀스가 중단된 이유는 무엇인가?"
이 데모는 4개의 특수 테스트 유닛이 포함된 고부하 스트레스 테스트 시설을 시뮬레이션하며, 각 유닛은 모니터의 특정 탭에 진단 데이터를 채우도록 설계되었습니다.
- 런타임 모니터 윈도우를 열고 탐색하는 방법
- 성능 지표(평균/최소/최대 실행 시간) 읽기
- 이벤트 빈도 분석 및 스팸(Spam) 감지
- 리스너 수 조사 (인스펙터 바인딩 vs API 바인딩)
- 프로그래밍 방식의 플로우 그래프 시각화
- 무결성 문제 감지 (고스트 이벤트, 끊어진 체인)
- 경고 및 건전성 지표 해석 방법
🎬 데모 씬
Assets/TinyGiants/GameEventSystem/Demo/14_RuntimeMonitor/14_RuntimeMonitor.unity
씬 구성
시각적 요소:
- 🎯 Test Console - 4개의 테스트 유닛을 설명하는 정보 패널
- 🧊 단순 지형 - Plane 및 Cube (최소한의 씬 구성)
UI 레이어 (Canvas):
- 🎮 4개의 제어 버튼 - 화면 하단
- "Toggle Spammer (Unit A)" → 고빈도 스팸 시작/중지
- "Trigger Heavy Load (Unit B)" → 무거운(부하가 큰) 연산 실행
- "Fire Chain Reaction (Unit C)" → 프로그래밍 방식의 체인 실행
- "Fire Ghost Event (Unit D)" → 리스너가 없는 이벤트 발생
게임 로직 레이어:
- 📤 RuntimeMonitorRaiser - 테스트 오케스트레이터(조정자)
- 📥 RuntimeMonitorReceiver - 계측된 리스너를 통한 테스트 응답자
🧪 4가지 테스트 유닛
각 유닛은 모니터의 특정 하위 시스템을 테스트하도록 설계되었습니다:
유닛 A: 스패머 (빈도 테스트)
목적: Statistics(통계) 탭 테스트를 위해 고빈도 이벤트 스팸 생성
구성:
- 이벤트:
OnSpammer(void),OnSpammerPersistent(void) - 동작: 활성화된 동안
Update()에서 초당 60회 이상 발생 - 모니터 목표: 고빈도 경고(High Frequency Warning) 감지
예상 결과:
- 📈 Statistics 탭: 초당 60회 이상 발생 표시 (빨간색 경고)
- ⚠️ Warnings 탭:
[High Frequency]문제 플래그 표시
유닛 B: 헤비 리프터 (성능 테스트)
목적: Performance(성능) 탭 테스트를 위해 부하가 큰 계산 시뮬레이션
구성:
- 이벤트:
OnHeavyLoad,OnHeavyLoadCondition(GameObject, DamageInfo) - 동작: 리스너가
Thread.Sleep(6)을 호출하여 6ms 이상의 지연 시뮬레이션 - 모니터 목표: 성능 경고(Performance Warning) 트리거
예상 결과:
- ⚡ Performance 탭: 실행 시간이 6-12ms로 표시됨 (노란색/빨간색)
- 📊 Dashboard: 성능 바가 노란색/빨간색으로 변함
코드 메커니즘:
public void OnHeavyExecution(GameObject sender, DamageInfo info)
{
// 무거운 계산 시뮬레이션 (프로덕션에서는 금지되지만 테스트용으로는 완벽합니다!)
Thread.Sleep(6); // ← 6ms 실행 시간을 강제함
}
유닛 C: 체인 리액터 (자동화 테스트)
목적: 프로그래밍 방식의 플로우 그래프 시각화 시연
구성:
- 이벤트:
OnChainStart→OnChainProcess→OnChainFinish→OnTriggerComplete - 동작: 지연 및 조건이 포함된 코드 기반의 순차 파이프라인
- 모니터 목표: Automation(자동화) 탭에서 동적 자동화 시각화
그래프 구조:
🚀 [ 시작 ] OnChainStart (DamageInfo)
│ ➔ 페이로드: { amount: 75.0, type: Physical, ... }
│
├─ ⏱️ [ 1단계 ] ➔ 지연: 0.5초
│ └─► ⚙️ OnChainProcess (DamageInfo) ✅ 데이터 전달됨
│
├─ ⚖️ [ 2단계 ] ➔ 지연: 0.2초 | 가드: `amount > 50`
│ └─► 🎯 OnChainFinish (DamageInfo) ✅ 로직 통과 (75 > 50)
│
└─ 🧹 [ 3단계 ] ➔ 트리거 모드 | 인자 차단
└─► 🏁 OnTriggerComplete (void) ✅ 신호 정제됨
│
📊 결과: 파이프라인 완료 | 🛡️ 데이터 안전: 종료 지점에서 인자 차단됨
예상 결과:
- 🔗 Automation 탭: 타이밍/조건 배지가 포함된 계층형 트리 표시
- 📝 Recent Events 탭: 순차적인 발생 패턴 확인 가능
유닛 D: 고스트 (무결성 테스트)
목적: 리스너 없이 발생한 이벤트 감지
구성:
- 이벤트:
OnGhost(void) - 동작: 바인딩된 리스너가 0개인 상태에서 이벤트 발생
- 모니터 목표: 무결성 경고(Integrity Warning) 트리거
예상 결과:
- ⚠️ Warnings 탭:
[No Listeners]경고 표시 - 📊 Dashboard: 경고 수 증가
🎮 테스트 방법 (단계별 가이드)
1단계: 준비
모니터 윈도우 열기
-
메뉴
이 유틸리티는 Game Event System 내에 위치하며 다음 방법으로 접근할 수 있습니다:
시스템 대시보드에서:
Game Event System Window → "Game Event Monitor" 클릭 -
윈도우 표시
다른 Unity 에디터 윈도우처럼 원하는 위치에 도킹할 수 있습니다.
플레이 모드 진입
- Unity의 Play 버튼을 누릅니다.
- 플레이 중에도 모니터는 계속 표시됩니다.
2단계: 테스트 데이터 생성
유닛 A (Spammer) 활성화
- "Toggle Spammer (Unit A)" 버튼 클릭
- 관찰: 버튼이 활성화 상태(ON)로 유지됨
- 효과:
OnSpammer가 초당 60회 이상 발생함
유닛 B (Heavy Load) 활성화
- "Trigger Heavy Load (Unit B)" 버튼을 3-5회 클릭
- 효과: 클릭할 때마다 하나의 무거운 연산(6ms 지연)이 트리거됨
유닛 C (Chain Reaction) 활성화
- "Fire Chain Reaction (Unit C)" 버튼을 한 번 클릭
- 효과: 4단계 순차 파이프라인 시작
유닛 D (Ghost Event) 활성화
- "Fire Ghost Event (Unit D)" 버튼을 한 번 클릭
- 효과: 리스너가 없는 이벤트를 발생시킴 (무결성 위반)
모든 유닛을 트리거한 후, 모니터 탭에 데이터가 쌓이도록 5-10초 정도 기다린 후 분석을 시작하세요.
📊 모니터 윈도우 분석
탭 1: 🏠 Dashboard (시스템 건전성 개요
첫 페이지로, 모든 하위 시스템의 지표를 하나의 건전성 보고서로 집계합니다.

지표 카드 (상단):
| 카드 | 의미 | 예상 값 |
|---|---|---|
| Total Events | 로드된 이벤트 총수 | 9 |
| Total Logs | 플레이 시작 후 누적 발생 횟수 | 500+ (증가 중) |
| Monitored | 성능 추적 중인 활성 이벤트 수 | 4-6 |
| Warnings | 현재 발견된 문제 수 | 2+ (Spam + Ghost) |
활성 데이터베이스 섹션:
- 로드된 모든 데이터베이스 에셋 목록
- PRIMARY 배지는 메인 데이터베이스를 나타냄
- 데이터베이스 이름을 클릭하여 뷰 필터링 가능
성능 개요 (신호등 바):
- 🟢 초록색: 모든 이벤트 실행 시간 <1ms (건강)
- 🟡 노란색: 일부 이벤트 1-5ms (주의)
- 🔴 빨간색: 5ms 초과 이벤트 감지됨 (심각)
- 퍼센트 분포 표시
최근 활동 (미니 로그):
- 마지막 15개 이벤트 발생 내역
- 형식:
[프레임] 이벤트이름 (인자) - 클릭 시 Details 탭으로 이동
빠른 경고 (상위 3개):
- 가장 심각한 알림 노출
- 심각도 아이콘: 🔵 정보, 🟡 경고, 🔴 치명적
- 클릭 시 Warnings 탭으로 이동
자동차의 계기판처럼 시스템 건전성을 한눈에 확인하는 용도입니다. 여기서 빨간색이나 노란색이 보이면 진단을 위해 특정 탭으로 들어가야 합니다.
탭 2: ⚡ Performance (실행 프로파일링
중점: 실행 시간을 통해 성능 병목 지점 감지

컬럼 설명:
| 컬럼 | 의미 | 정상 범위 |
|---|---|---|
| Event Name | 이벤트 식별자 | - |
| Avg Time | 평균 실행 시간(ms) | <1ms 🟢 |
| Min Time | 가장 빠른 실행 시간 | - |
| Max Time | 가장 느린 실행 시간 | <5ms 🟡, >5ms 🔴 |
| Listeners | 발생당 평균 리스너 수 | - |
| GC Alloc | 발생당 생성된 가비지 메모리 | 0 KB 이상적 |
색상 코드:
- 🟢 초록색: 0-1ms (우수)
- 🟡 노란색: 1-5ms (모니터링 필요)
- 🔴 빨간색: >5ms (조사 필요)
테스트 결과 (유닛 B):
- 테이블에서
OnHeavyLoad이벤트 찾기 - Avg Time: 약 6.00ms 표시 (🟡 노란색)
- Max Time: 여러 번 클릭 시 약 12.00ms까지 표시될 수 있음 (🔴 빨간색)
- 원인: 리스너 코드에 포함된
Thread.Sleep(6)
활용 방법:
- "Avg Time"으로 정렬하여 최악의 성능을 내는 이벤트 찾기
- 이벤트 이름을 클릭하여 Details 탭 확인
- 리스너 수 비교—리스너가 많을수록 성능 리스크가 높음
일반적인 규칙: 평균 실행 시간을 1ms 미만으로 유지하세요. 전체 프레임 시간(60fps 기준 16ms)을 모든 시스템에 골고루 배분해야 합니다.
탭 3: 📝 실시간 이벤트 로그
중점: 모든 이벤트 발생의 시간순 스트림

컬럼 설명:
| 컬럼 | 의미 | 예시 |
|---|---|---|
| Frame | Unity 프레임 번호 | F:1450 |
| Time | 플레이 시작 후 경과 시간 | 12.45s |
| Event | 이벤트 이름 | OnHeavyLoad |
| Arguments | 페이로드 미리보기 | <DamageInfo: 100> |
| Caller | .Raise()를 호출한 메서드 | RuntimeMonitorRaiser.TriggerHeavyLoad |
주요 기능:
- 🔍 검색: 이벤트 이름으로 필터링
- 📋 스택 트레이스: 전체 호출 스택을 확인하도록 토글 가능
- 🔗 상세 링크: 이벤트를 클릭하여 심층 분석(Details) 확인
테스트 결과 (전체 유닛):
- 유닛 A:
OnSpammer항목이 급격하게 연속적으로 기록됨 (초당 60회 이상) - 유닛 C: 순차적 패턴:
OnChainStart→ (지연) →OnChainProcess→OnChainFinish→OnTriggerComplete - 유닛 D: 단일
OnGhost항목 기록됨
활용 방법:
- 이벤트 발생 순서 확인 (병렬 vs 순차)
- 예상치 못한 이벤트 트리거 디버깅
- 호출자(Caller) 메서드 조사 (누가 이 이벤트를 발생시키는가?)
Unity 콘솔과 달리 이 로그는 이벤트에 특화되어 있습니다. 다른 Debug.Log의 소음이 없고, 구조화된 데이터 미리보기와 직접적인 호출자 정보를 제공합니다.
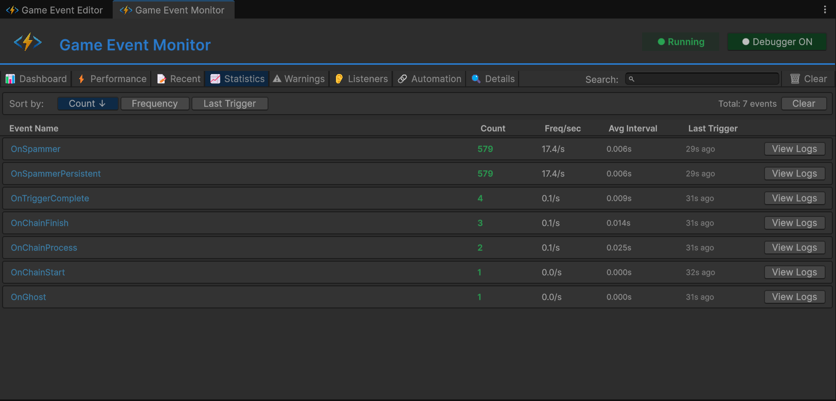
탭 4: 📈빈도 분석
중점: 장기적인 사용 패턴 및 발생 빈도 추

컬럼 설명:
| 컬럼 | 의미 | 정상 범위 |
|---|---|---|
| Event Name | 이벤트 식별자 | - |
| Trigger Count | 플레이 시작 후 총 발생 횟수 | - |
| Freq/sec | 초당 발생 횟수 | <10 🟢, 10-30 🟡, >30 🔴 |
| Avg Interval | 발생 간 평균 간격(ms) | 100ms 이상 이상적 |
| Last Trigger | 마지막 발생 후 경과 시간 | - |
테스트 결과 (유닛 A):
OnSpammer이벤트 찾기- Trigger Count: 빠르게 상승 (10초 후 1000회 이상)
- Freq/sec: >60/s 표시 (🔴 빨간색 경고)
- Avg Interval: 약 16ms 표시 (60fps 기준 매 프레임 발생)
경고 임계값:
- 🟡 노란색: 초당 10-30회 발생
- 🔴 빨간색: 초당 30회 초과 발생 (잠재적 성능 문제)
활용 방법:
- 이벤트 스팸 식별 (너무 잦은 호출)
- 유휴 이벤트 감지 (한 번도 발생하지 않음)
- 시간에 따른 발생 패턴 분석
- >60/sec: 매 프레임 발생 중일 확률이 높음—배칭(Batching) 고려 필요
- 불규칙한 스파이크: 로직 버그의 징후일 수 있음
- 빈도 0: 죽은 코드이거나 잘못 구성된 이벤트
탭 5: ⚠️ 무결성 및 건전성 알림
중점: 소음을 제거하고 비판적인 문제 노출

심각도 레벨:
| 아이콘 | 레벨 | 의미 |
|---|---|---|
| 🔵 | 정보(Info) | 권고 알림 (참고용) |
| 🟡 | 경고(Warning) | 비치명적 문제 (모니터링 필요) |
| 🔴 | 심각(Critical) | 중대한 문제 (즉시 수정 권장) |
경고 유형:
| 경고 내용 | 트리거 조건 | 심각도 |
|---|---|---|
[No Listeners] | 이벤트가 발생했지만 바인딩된 리스너가 없음 | 🔵 정보 |
[High Frequency] | 초당 30회 이상 발생 시 | 🟡 경고 |
[Performance] | 실행 시간이 5ms 초과 시 | 🔴 심각 |
[GC Pressure] | 발생당 가비지 할당이 1KB 초과 시 | 🟡 경고 |
테스트 결과:
- 유닛 A:
OnSpammer - [High Frequency] Firing at 62/sec - 유닛 D:
OnGhost - [No Listeners] Event raised with zero subscribers
활용 방법:
- 주요 기능 추가 후 체크
- 스트레스 테스트 중 모니터링
- 예상된 경고(예: 디버그 전용 이벤트)는 무시 가능
[No Listeners] 경고는 대개 다음과 같은 버그입니다:
- 리스너 등록 실패 (
OnEnable확인) - 이벤트 에셋 참조 오류
- 죽은 코드 (불필요한
.Raise()호출 제거 필요)
탭 6: 👂 구독 정보 인스펙터
중점: 누가 리스닝하고 있는지에 대한 세부 내역

이벤트 선택 (예: OnHeavyLoad) 시 상세 내역이 표시됩니다:
리스너 카테고리:
| 카테고리 | 의미 | 아이콘 |
|---|---|---|
| Basic | 표준 AddListener | 📌 |
| Priority | 우선순위가 포함된 AddPriorityListener | 🔢 |
| Conditional | 프레디케이트가 포함된 AddConditionalListener | ✅ |
| Persistent | 씬 교차 생존형 AddPersistentListener | 🧬 |
내역 예시:
📊 총 활성 리스너: 5
│
├─ 🔗 기본 리스너 (1)
│ ├─ 📦 인스펙터 바인딩: 0
│ └─ 💻 API 바인딩: 1
│ └─ ⚙️ RuntimeMonitorReceiver.OnHeavyExecution
│
├─ ⚖️ 우선순위 큐 (3)
│ ├─ 🥇 높은 우선순위 (100): 1
│ │ └─ ⚙️ RuntimeMonitorReceiver.OnHeavyPreCheck
│ ├─ 🥈 일반 우선순위 (0): 1
│ │ └─ ⚙️ RuntimeMonitorReceiver.OnHeavyExecution
│ └─ 🥉 낮은 우선순위 (-100): 1
│ └─ ⚙️ RuntimeMonitorReceiver.OnHeavyPostCheck
│
├─ 🛡️ 조건부 가드 (1)
│ └─ 💎 [우선순위: 50] RuntimeMonitorReceiver.OnHeavyCriticalWarning
│ └─ 🔍 프레디케이트: (sender, info) => info.isCritical
│
└─ 💎 지속성 레지스트리 (0)
└─ (현재 활성화된 씬 교차 리스너 없음)
테스트 결과 (유닛 B):
- 총합: 4-5개 리스너
- 우선순위 분포: 높음(1), 일반(1), 낮음(1)
- 조건부: 1개 (프레디케이트 미리보기 포함)
활용 방법:
- 코드 기반 등록이 정상 작동하는지 확인
- 리스너 실행 순서(우선순위 값) 확인
- 누락된 리스너 디버깅 (예상 수치 vs 실제 수치)
- 지속성 리스너 감사 (메모리 누수 방지)
- 인스펙터 바인딩: 비헤이비어 윈도우에서 구성됨
- API 바인딩: 코드의
AddListener를 통해 등록됨 - 두 방식 모두 여기에 표시되므로 하이브리드 접근 방식의 유효성을 검증할 수 있습니다.
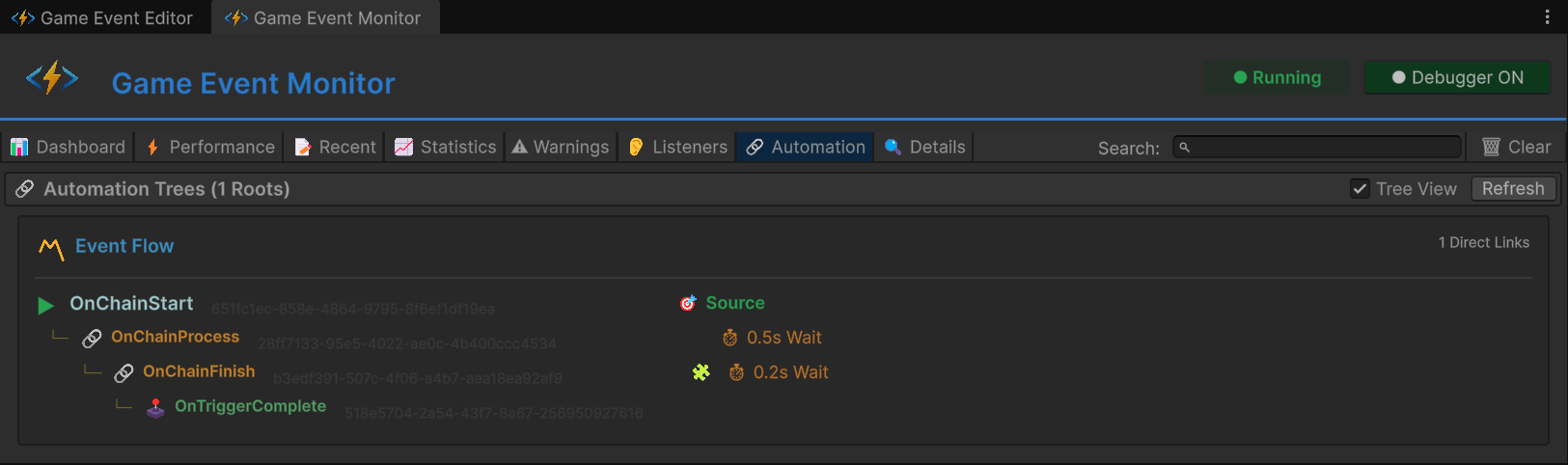
탭 7: 🔗 프로그래밍 방식 흐름 시각화
중점: 코드로 구축된 트리거/체인 그래프 시각화

트리 뷰 구조:
▼ OnChainStart (Root, <DamageInfo>)
│
├─ 🔗 Chain → OnChainProcess
│ ├─ ⏱️ 지연: 0.5초
│ ├─ ✅ 인자 전달
│ └─ 타입: <DamageInfo>
│
└─ (OnChainProcess 확장됨)
│
├─ 🔗 Chain → OnChainFinish
│ ├─ ⏱️ 지연: 0.2초
│ ├─ 🧩 조건: info.amount > 50
│ ├─ ✅ 인자 전달
│ └─ 타입: <DamageInfo>
│
└─ (OnChainFinish 확장됨)
│
└─ 🕹️ Trigger → OnTriggerComplete
├─ ❌ 인자 차단
└─ 타입: (void)
배지 범례:
| 배지 | 의미 |
|---|---|
⏱️ 0.5s | 지연 시간 설정됨 |
| 🧩 | 조건 활성화됨 |
| ✅ | 인자 전달 활성화됨 |
| ❌ | 인자 차단됨 |
| 🔗 | 체인 노드 (순차 실행) |
| 🕹️ | 트리거 노드 (병렬 실행) |
테스트 결과 (유닛 C):
- 루트:
OnChainStart - 깊이: 3단계 (Start → Process → Finish → Complete)
- 혼합 타입: 체인(순차) + 트리거(병렬) 조합 확인
활용 방법:
- 프로그래밍 방식의 그래프가 올바르게 구축되었는지 확인
- 끊어진 체인(누락된 노드) 디버깅
- 플로우 그래프 윈도우를 열지 않고도 복잡한 자동화 시각화
- 코드로 구축한 그래프와 비주얼로 구축한 그래프 비교
- 이 탭: 코드로 구축된 그래프(
AddChainEvent,AddTriggerEvent)를 보여줍니다. - Flow Graph 윈도우: UI를 통해 생성된 비주얼 구축 그래프를 보여줍니다.
- 두 방식 모두 유효하며 디버깅 가능합니다.
탭 8: 🔍 심층 분석
중점: 단일 이벤트 분석 및 히스토리

다른 탭에서 "Details" 또는 "View"를 클릭하여 진입할 수 있습니다.
섹션 구성:
1. 메타데이터:
- GUID: 고유 식별자 (변경 불가능)
- Type: 전체 제네릭 시그니처
- Category: 조직화 태그
- Database: 소스 에셋 파일
2. 성능 요약:
- Avg/Min/Max Time: 성능 탭과 동일
- GC Allocation: 메모리 프로필
- Listener Count: 현재 구독자 수
3. 빈도 요약:
- Total Fires: 플레이 시작 후 총 횟수
- Fires/Sec: 현재 발생 속도
- Avg Interval: 발생 간 간격
- Last Fire: 마지막 발생 시점
4. 최근 활동 (필터링됨):
- 해당 이벤트 전용 로그 스트림
- 이 이벤트의 히스토리만 표시
- 전체 스택 트레이스 사용 가능
5. 자동화 (해당하는 경우):
- 플로우 그래프 내에서 이 이벤트의 위치 표시
- 상위/하위 연결 상태
활용 방법:
- 포괄적인 단일 이벤트 분석
- 최적화 전/후 비교
- 팀 리뷰를 위한 데이터 내보내기
🏗️ 씬 아키텍처
이벤트 조직화
게임 이벤트 에디터에서 테스트 유닛별로 조직화된 이벤트:

| 카테고리 | 이벤트 이름 | 타입 | 용도 |
|---|---|---|---|
| Unit A | OnSpammer | GameEvent | 고빈도 스팸 |
| Unit A | OnSpammerPersistent | GameEvent | 지속성 스팸 |
| Unit B | OnHeavyLoad | GameEvent<GameObject, DamageInfo> | 성능 테스트 |
| Unit B | OnHeavyLoadCondition | GameEvent<GameObject, DamageInfo> | 조건부 테스트 |
| Unit C | OnChainStart | GameEvent<DamageInfo> | 루트 (골드) |
| Unit C | OnChainProcess | GameEvent<DamageInfo> | 체인 1단계 |
| Unit C | OnChainFinish | GameEvent<DamageInfo> | 체인 2단계 |
| Unit C | OnTriggerComplete | GameEvent | 체인 3단계 (트리거) |
| Unit D | OnGhost | GameEvent | 무결성 테스트 |
플로우 그래프 구성
코드로 구축된 프로그래밍 방식 체인:

그래프 구조:
- 🔴 OnChainStart (Root, 빨간색) - 진입점
- 🟢 OnChainProcess (Chain, 녹색) - 1단계 (지연: 0.5s)
- 🟢 OnChainFinish (Chain, 녹색) - 2단계 (지연: 0.2s, 조건: amount > 50)
- 🟡 OnTriggerComplete (Trigger, 노란색) - 3단계 (인자 차단됨)
연결 타입:
- 🟢 녹색 "CHAIN" 라인 - 순차 실행
- 🟡 노란색 "TRIGGER" 라인 - 병렬 실행
레이저 설정 (RuntimeMonitorRaiser)

Unit A: 빈도 테스트
On Spam Event: OnSpammerOn Spam Persistent Event: OnSpammerPersistent
Unit B: 성능 테스트
On Heavy Load Event: OnHeavyLoadOn Heavy Load Condition Event: OnHeavyLoadCondition
Unit C: 자동화 테스트 (Roots)
On Chain Start: OnChainStart
Unit C: 자동화 테스트 (Targets)
On Chain Process: OnChainProcessOn Chain Finish: OnChainFinishOn Trigger Complete: OnTriggerComplete
Unit D: 무결성 테스트
On Ghost Event: OnGhost
리시버 설정 (RuntimeMonitorReceiver)

이벤트 (에셋 참조):
- 레이저와 동일한 이벤트들
체인 이벤트 (인스펙터 바인딩용):
On Chain Process,On Chain Finish,On Trigger Complete- 이들은 인스펙터 기반 리스너를 가집니다 (비헤이비어 윈도우에서 드래그 앤 드롭).
- 코드 기반 API 리스너를 보완하는 역할을 합니다.
💻 코드 분석
성능 문제 시뮬레이션 (Unit B)
RuntimeMonitorReceiver.cs - Heavy Execution:
public void OnHeavyExecution(GameObject sender, DamageInfo info)
{
// ⚠️ 테스트를 위한 의도적인 랙(Lag) 발생
// 프로덕션 환경에서 게임 로직에 Thread.Sleep을 절대 사용하지 마세요!
// 모니터 경고를 트리거하기 위해 실행 시간을 5ms 이상으로 강제합니다.
Thread.Sleep(6); // ← 무거운 연산 시뮬레이션
Debug.Log($"[Receiver] Processed heavy data. Latency: 6ms (simulated)");
}
작동 원리:
Thread.Sleep(6)는 메인 스레드를 6ms 동안 차단합니다.- 모니터의 Performance 탭은 리스너당 실행 시간을 추적합니다.
- 6ms는 5ms 임계값을 초과하므로 🟡 노란색 경고를 트리거합니다.
- 버튼을 두 번 클릭하여
Thread.Sleep(12)가 되면 🔴 빨간색 치명적 경고가 발생합니다.
프로그래밍 방식 자동화 구축 (Unit C)
RuntimeMonitorRaiser.cs - Awake() 그래프 구축:
private ChainHandle _chainProcessHandle;
private ChainHandle _chainFinishHandle;
private TriggerHandle _triggerCompleteHandle;
private void Awake()
{
// ✅ 코드로 체인 구축 (비주얼 그래프가 아닙니다!)
// 1단계: Start → (지연 0.5s) → Process
_chainProcessHandle = onChainStart.AddChainEvent(
targetEvent: onChainProcess,
delay: 0.5f, // ← 0.5초 대기
passArgument: true // ← DamageInfo 전달
);
// 2단계: Process → (조건 + 지연 0.2s) → Finish
_chainFinishHandle = onChainProcess.AddChainEvent(
targetEvent: onChainFinish,
delay: 0.2f,
condition: (info) => info.amount > 50f, // ← 데미지가 높을 때만 계속 진행
passArgument: true
);
// 3단계: Finish → (트리거, 인자 차단) → Complete
_triggerCompleteHandle = onChainFinish.AddTriggerEvent(
targetEvent: onTriggerComplete,
passArgument: false // ← 인자 차단 (void 타입으로 변환)
);
}
private void OnDestroy()
{
// ✅ 정리: 동적 그래프에는 필수 작업
onChainStart.RemoveChainEvent(_chainProcessHandle);
onChainProcess.RemoveChainEvent(_chainFinishHandle);
onChainFinish.RemoveTriggerEvent(_triggerCompleteHandle);
}
그래프 실행 흐름:
🖱️ 사용자 상호작용: 버튼 클릭
│
🚀 [ 시작 ] ➔ onChainStart.Raise(DamageInfo)
│ 📦 페이로드: { amount: 100, isCritical: true }
│
⏳ [ 스케줄링 ] ➔ 시스템이 0.5초간 대기
│ └─► ⚙️ onChainProcess.Raise(DamageInfo)
│
⚖️ [ 평가 ] ➔ 게이트: `100 > 50` 인가?
│ └─► ✅ 결과: 예 (조건 통과)
│
⏳ [ 스케줄링 ] ➔ 시스템이 0.2초간 대기
│ └─► 🎯 onChainFinish.Raise(DamageInfo)
│
🧪 [ 정제 ] ➔ 파라미터 스트리핑: `DamageInfo` ➔ `void`
│ └─► 🏁 onTriggerComplete.Raise()
│
📊 최종 결과: 파이프라인 완료 | ⚡ 타이밍: 총 0.7초 지연
모니터 가시성:
- Automation 탭: 이 정확한 트리 구조를 보여줍니다.
- Recent Events 탭: 타이밍과 함께 순차적인 발생 패턴을 보여줍니다.
- Performance 탭: 각 단계의 실행 시간을 추적합니다.
다중 우선순위 리스너 등록 (Unit B)
RuntimeMonitorReceiver.cs - OnEnable():
private void OnEnable()
{
// ✅ 다양한 방식으로 리스너 탭을 채웁니다.
// 기본 리스너 (우선순위 없음)
onSpamEvent.AddListener(OnSpamReceived);
// 우선순위 리스너 (실행 순서 제어)
onHeavyLoadEvent.AddPriorityListener(OnHeavyPreCheck, priority: 100); // 1순위 실행
onHeavyLoadEvent.AddPriorityListener(OnHeavyExecution, priority: 0); // 2순위 실행 (랙 유발)
onHeavyLoadEvent.AddPriorityListener(OnHeavyPostCheck, priority: -100); // 3순위 실행
// 우선순위가 포함된 조건부 리스너
onHeavyLoadConditionEvent.AddConditionalListener(
OnHeavyCriticalWarning,
predicate: (sender, info) => info.isCritical, // ← 크리티컬일 때만
priority: 50
);
}
private void OnDisable()
{
// ✅ 정리 작업
onSpamEvent.RemoveListener(OnSpamReceived);
onHeavyLoadEvent.RemovePriorityListener(OnHeavyPreCheck);
onHeavyLoadEvent.RemovePriorityListener(OnHeavyExecution);
onHeavyLoadEvent.RemovePriorityListener(OnHeavyPostCheck);
onHeavyLoadConditionEvent.RemoveConditionalListener(OnHeavyCriticalWarning);
}
모니터 가시성:
- Listeners 탭:
OnHeavyLoad에 대해 4개의 리스너를 보여줍니다.- 우선순위 내역: 높음(1), 일반(1), 낮음(1)
- 조건부(1) 및 프레디케이트 미리보기
- Performance 탭: 누적 실행 시간(모든 리스너의 합계)을 추적합니다.
지속성 리스너 관리 (Unit A)
RuntimeMonitorReceiver.cs - Awake/OnDestroy:
private void Awake()
{
// ✅ 지속성 리스너 (씬 리로드 후에도 생존)
// Awake에서 등록하고 OnDestroy에서 정리함
onSpamPersistentEvent.AddPersistentListener(OnSpamPersistentLog, priority: -10);
}
private void OnDestroy()
{
// ✅ 지속성 정리
onSpamPersistentEvent.RemovePersistentListener(OnSpamPersistentLog);
}
public void OnSpamPersistentLog()
{
// 빈 메서드—모니터 카운팅 확인을 위해 존재
// 백그라운드 추적(예: 분석, 업적)을 시뮬레이션함
}
모니터 가시성:
- Listeners 탭:
OnSpammerPersistent에 대해 "Persistent Listeners: 1"로 표시됨 - Dashboard: 지속성 리스너 건전성을 추적함
🎯 프로덕션 디버깅 워크플로우
시나리오 1: 전투 중 프레임 드랍 발생
증상:
- 전투 중 FPS가 60에서 30으로 급락함
- Unity Profiler에서 명확한 스파이크가 보이지 않음
디버깅 단계:
- Performance 탭 열기
- "Avg Time"으로 내림차순 정렬
- 실행 시간이 2ms 이상인 이벤트 찾기
- 이벤트 클릭 → Details 탭 → 호출자(Caller) 메서드 확인
- 무거운 리스너를 최적화하거나 발생 빈도를 줄임
시나리오 2: 이벤트가 발생하지 않음
증상:
- UI 버튼을 클릭해도 아무 반응이 없음
- 예상된 동작이 일어나지 않음
디버깅 단계:
- Recent Events 탭 열기
- 예상되는 이벤트 이름 검색
- 항목이 있는 경우: 이벤트는 발생하고 있으나 리스너가 응답하지 않음
- Listeners 탭으로 이동 → 리스너 수 확인
- 메서드 이름이 일치하는지 확인
- 항목이 없는 경우: 이벤트 자체가 발생하지 않음
- 레이저 코드의
.Raise()호출 여부 확인 - 인스펙터에서 이벤트 에셋 참조 확인
- 레이저 코드의
시나리오 3: 메모리 누수 의심
증상:
- 시간이 지날수록 메모리 사용량이 증가함
- GC 스파이크 빈도가 높아짐
디버깅 단계:
- Performance 탭 열기
- "GC Alloc" 컬럼 확인
- 발생당 0 KB를 초과하여 할당하는 이벤트 찾기
- 이벤트 클릭 → Listeners 탭 → 클로저 할당 여부 확인
- 발생 시 할당이 일어나지 않도록 리팩토링
시나리오 4: 고스트 이벤트 (죽은 코드)
증상:
- Warnings 탭에
[No Listeners]경고가 나타남
디버깅 단계:
- Warnings 탭 열기
- 고스트 이벤트 식별
- A안: 디버그 전용 이벤트인 경우 → 경고 무시
- B안: 리스너 등록 실패
OnEnable에서AddListener호출 여부 확인- 이벤트 에셋 참조 일치 여부 확인
- C안: 죽은 코드 → 불필요한
.Raise()호출 제거
🔑 모니터 베스트 프랙티스 (Best Practices)
✅ 권장 사항 (DO)
개발 단계에서:
- 보조 모니터에 모니터 창을 항상 열어두세요.
- 새로운 이벤트를 추가한 후 즉시 확인하세요.
- 리스너 수가 예상과 일치하는지 검증하세요.
- 최적화 전후의 프로필을 비교하세요.
스트레스 테스트 중:
- 본 데모처럼 높은 부하를 생성해보세요.
- Performance 탭에서 1ms를 초과하는 이벤트가 있는지 확인하세요.
- Warnings 탭에서 무결성 이슈를 체크하세요.
- 팀 리뷰를 위해 지표 데이터를 내보내세요.
프로덕션 빌드에서:
- 개발 빌드(Development Builds)에서는 모니터를 활성화하세요.
- 타겟 기기(모바일, 콘솔 등)에서 테스트하세요.
- 실제 사용 시나리오에서 프로파일링하세요.
- 성능 베이스라인을 문서화하세요.
❌ 금지 사항 (DON'T)
성능 안티 패턴:
- 배칭(Batching) 없이 매 프레임 이벤트를 발생시키는 것 (>60/sec)
- 리스너 내부에서 메모리를 할당하는 것 (클로저, LINQ 등)
- 무거운 연산을 동기적으로 호출하는 것
디버깅 안티 패턴:
- 노란색 경고를 그냥 무시하는 것 ("단순한 경고일 뿐이야")
- 이벤트 디버깅에 오로지
Debug.Log에만 의존하는 것 - 리스너 정리(
OnDisable)를 빠뜨리는 것 - 테스트용 이벤트를 프로덕션 빌드에 남겨두는 것
📊 모니터 vs Unity Profiler
| 기능 | 게임 이벤트 모니터 | Unity Profiler |
|---|---|---|
| 중점 사항 | 이벤트 시스템 전용 | 엔진 전체 |
| 정밀도 | 이벤트별 지표 | 메서드 호출 단위 |
| 리스너 추적 | ✅ 내장 기능 | ❌ 수동 필요 |
| 빈도 분석 | ✅ 내장 기능 | ⚠️ 간접 확인 |
| 흐름 시각화 | ✅ Automation 탭 | ❌ 지원 안 함 |
| 자동 경고 | ✅ 자동 감지 | ❌ 수동 분석 필요 |
| 학습 곡선 | 낮음 (쉬움) | 높음 (어려움) |
| 최적 용도 | 이벤트 디버깅 | 전반적인 성능 분석 |
권장 워크플로우:
- 모니터: 문제가 되는 이벤트 식별
- Unity Profiler: 리스너 메서드 내부로 딥다이브
- 모니터: 수정 후 실행 시간이 줄어들었는지 검증
🎯 다음 단계
이제 기본 이벤트부터 엔터프라이즈급 관측성까지 GameEventSystem 워크플로우를 완벽하게 마스터하셨습니다. 모든 예제 섹션이 완료되었습니다!
향후 단계:
- 고급 기능을 위해 **Tools & Support**를 탐색하세요.
- 프로덕션 패턴을 위해 **Best Practices**를 검토하세요.
- 도움이 필요하면 **Community & Support**를 확인하세요.
📚 관련 문서
- 런타임 모니터 도구 - 전체 모니터 문서
- 베스트 프랙티스 - 성능 최적화 패턴
- 프로그래밍 방식의 흐름 제어 - 코드로 그래프 구축하기
- API 참조 - 전체 메서드 시그니처