런타임 모니터
Game Event Monitor는 런타임 중 이벤트 시스템의 동작에 대한 포괄적인 인사이트를 제공하는 강력한 실시간 디버깅 및 분석 도구입니다. 성능 병목 현상을 식별하고, 이벤트 흐름을 추적하며, 리스너 관계를 모니터링하고, 복잡한 이벤트 체인을 디버그하는 데 도움을 줍니다.
🎯 런타임 모니터를 사용하는 이유는?
강력한 기능
런타임 모니터는 이벤트 기반 게임 개발 및 디버깅 방식을 혁신합니다:
- 🔍 실시간 가시성 - 이벤트가 발생하는 시점과 방법을 정확히 확인
- ⚡ 성능 프로파일링 - 느린 리스너를 식별하고 실행 시간 최적화
- 📊 통계 분석 - 이벤트 빈도, 패턴 및 사용 추세 추적
- 🔗 플로우 시각화 - 복잡한 트리거 및 체인 관계를 한눈에 이해
- ⚠️ 자동 경고 - 성능 문제와 잠재적 문제를 조기에 포착
- 👂 리스너 검사기 - 모든 활성 구독 및 소스 모니터링
- 📝 이벤트 로그 - 디버깅을 위한 스택 추적이 포함된 완전한 실행 기록
개발에 대한 의미
- 빠른 디버깅: 어떤 이벤트가 어떤 순서로 발동되었는지 즉시 확인
- 성능 최적화: 게임플레이에 영향을 미치기 전에 느린 리스너를 식별하고 수정
- 아키텍처 이해: 이벤트 흐름을 시각화하여 깔끔한 시스템 설계 유지
- 사전 문제 감지: 메모리 누수 및 재귀 호출과 같은 문제를 자동으로 포착
- 팀 협업: 팀원들과 이벤트 흐름의 시각적 표현 공유
🚀 모니터 열기
유틸리티는 Game Event System 내에 위치하며, 다음 방법을 통해 액세스할 수 있습니다:
시스템 대시보드에서:
Game Event System 창 → "Game Event Monitor" 클릭

모니터 창은 플레이 모드 중 편리한 액세스를 위해 다른 Unity 에디터 창과 함께 도킹할 수 있습니다. Console 또는 Inspector 창 근처에 도킹하는 것을 권장합니다.
📱 인터페이스 개요
초기 창 상태
Game Event Monitor를 처음 열면 중지 상태(플레이 모드가 아님)의 창이 표시됩니다:

중지 상태의 주요 요소:
- 헤더 바 - Game Event System 로고 및 창 제목 표시
- 상태 표시기 - 회색으로 "○ Stopped" 표시(플레이 모드가 아님)
- 디버거 토글 - 이벤트 추적 활성화/비활성화 버튼
- 탭 탐색 - 8개의 메인 탭(플레이 모드까지 회색 표시)
- 플레이 모드 프롬프트 - 플레이 모드 진입을 안내하는 중앙 메시지
런타임 모니터는 플레이 모드 중에만 데이터를 수집하고 표시합니다. 성능 오버헤드를 피하기 위해 편집 모드에서는 모든 모니터링 기능이 비활성화됩니다.
창 구성요소
모니터 인터페이스는 여러 주요 영역으로 구성됩니다:
1. 헤더 바
창 상단에 위치하며 다음을 포함합니다:
-
🎮 로고 및 제목 - 시각적 브랜딩 및 창 식별
-
상태 배지 - 현재 상태 표시:
- Running (녹색) - 플레이 모드 활성, 이벤트 모니터링 중
- Stopped (회색) - 편집 모드, 모니터링 없음
-
디버거 토글 - 이벤트 추적 여부 제어:
- Debugger ON (녹색) - 이벤트 적극 기록 중
- Debugger OFF (빨간색) - 기록 안 함(성능 절약)
2. 탐색 도구 모음
헤더 아래에 메인 탐색 탭이 있습니다:
| 탭 | 아이콘 | 목적 |
|---|---|---|
| Dashboard | 📊 | 모든 모니터링 데이터 개요 |
| Performance | ⚡ | 실행 시간 분석 및 프로파일링 |
| Recent | 📝 | 시간순 이벤트 로그 |
| Statistics | 📈 | 이벤트 빈도 및 사용 패턴 |
| Warnings | ⚠ | 성능 문제 및 경고 |
| Listeners | 👂 | 활성 구독 개요 |
| Automation | 🔗 | 트리거 및 체인 플로우 시각화 |
| Details | 🔍 | 선택된 이벤트에 대한 심층 분석 |
3. 검색 및 제어
도구 모음 오른쪽:
- 검색 필드 - 모든 탭에서 이벤트 필터링
- 지우기 메뉴 - 다양한 데이터 타입을 지우는 옵션
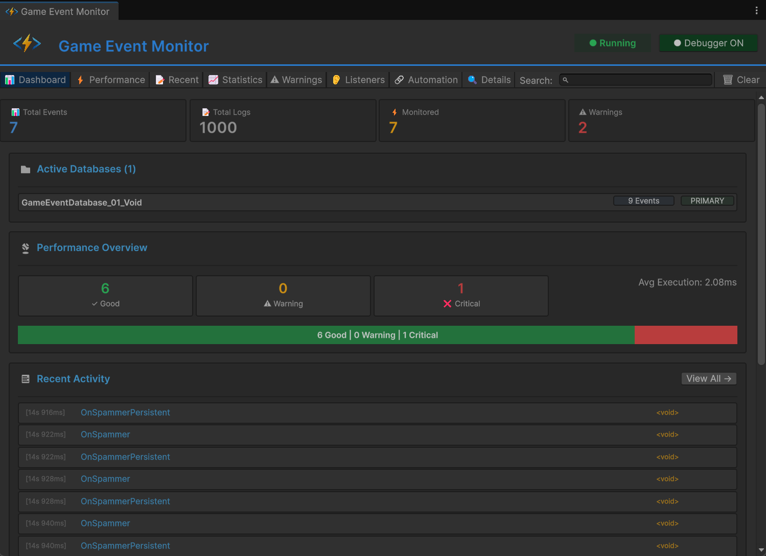
📊 Dashboard 탭
Dashboard는 전체 이벤트 시스템의 상태와 활동에 대한 고수준 개요를 제공합니다.

메트릭 카드
상단에 네 개의 메트릭 카드가 주요 통계를 표시합니다:
📊 Total Events
- 표시 내용: 게임의 고유 이벤트 수
- 포함: 모든 활성 데이터베이스의 모든 이벤트
- 사용 사례: 이벤트 시스템의 규모 이해
📝 Total Logs
- 표시 내용: 기록된 이벤트 실행 수
- 업데이트: 이벤트가 발동될 때 실시간으로
- 사용 사례: 전체 시스템 활동 추적
⚡ Monitored
- 표시 내용: 성능 데이터가 있는 이벤트 수
- 기준: 트리거된 이벤트만
- 사용 사례: 프로파일링 정보가 있는 이벤트 확인
⚠ Warnings
- 표시 내용: 활성 성능 경고 수
- 색상: 경고가 있으면 빨간색
- 사용 사례: 빠른 문제 감지
Active Databases 섹션
현재 로드된 모든 Game Event 데이터베이스를 표시합니다:
📁 Active Databases (2)
├─ CoreEvents [42 Events] [PRIMARY]
└─ UIEvents [18 Events]
표시되는 정보:
- 데이터베이스 이름 및 에셋 참조
- 데이터베이스당 총 이벤트 수
- 메인 데이터베이스의 PRIMARY 배지
- 데이터베이스 이름을 클릭하여 프로젝트 창에서 선택
Performance Overview
이벤트 실행 상태의 시각적 표현:
성능 레벨:
- ✓ Good (녹색) - 실행 시간 < 1ms
- ⚠ Warning (노란색) - 실행 시간 1-10ms
- ❌ Critical (빨간색) - 실행 시간 > 10ms
시각적 분석:
- 분포를 보여주는 색상별 막대
- 각 카테고리의 이벤트 백분율
- 모든 이벤트의 평균 실행 시간
- "View All →" 클릭하여 Performance 탭으로 이동
원활한 게임플레이를 위해 이벤트의 90% 이상을 "Good" 카테고리에 유지하는 것을 목표로 하세요. "Critical"에 있는 이벤트는 즉시 최적화해야 합니다.
Recent Activity
발동된 마지막 15개 이벤트를 표시합니다:
각 항목 표시:
- [타임스탬프] - 이벤트가 발동된 시간(HH:MM:SS.mmm)
- 이벤트 이름 - 트리거된 이벤트
- 이벤트 타입 - 제네릭 타입(예:
GameEvent<int>)
빠른 작업:
- 항목을 클릭하여 전체 세부정보 보기
- 플레이 모드 중 항목이 실시간으로 업데이트됨
- "View All →" 클릭하여 완전한 기록 보기
Quick Warnings
활성 경고가 있으면 하단에 표시됩니다:
경고 타입:
- 🔥 Performance - 이벤트 실행이 너무 느림
- ⚠️ High Frequency - 이벤트가 너무 자주 발동됨
- 💾 Memory - 잠재적 메모리 문제
- 🔄 Recursive - 무한 루프 가능성
각 경고:
- 심각도 표시기(색상별)
- 문제에 대한 명확한 설명
- 영향받는 이벤트 수
- "View All →" 클릭하여 전체 목록 보기
⚡ Performance 탭
트리거된 모든 이벤트에 대한 상세한 성능 프로파일링.

정렬 제어
탭 상단에서 성능 데이터를 정렬할 수 있습니다:
정렬 옵션:
- Avg Time ⬇️ - 평균 실행 시간(기본값, 내림차순)
- Max Time - 최대 기록 실행 시간
- Exec Count - 실행 횟수
- Listeners - 평균 리스너 수
정렬 방향:
- ⬇️ 내림차순(높은 것에서 낮은 것으로)
- ⬆️ 오름차순(낮은 것에서 높은 것으로)
- 같은 버튼을 다시 클릭하여 방향 전환
Performance 표
각 행은 단일 이벤트에 대한 포괄적인 메트릭을 표시합니다:
| 열 | 설명 | 색상 코딩 |
|---|---|---|
| Icon | 성능 레벨 표시기 | 🟢 Good / 🟡 Warning / 🔴 Critical |
| Event Name | 이벤트의 전체 이름 | 파란색(클릭 가능) |
| Avg Time | 평균 실행 지속 시간 | 녹색 < 1ms, 노란색 1-10ms, 빨간색 > 10ms |
| Min Time | 기록된 가장 빠른 실행 | 회색 |
| Max Time | 기록된 가장 느린 실행 | > 10ms이면 빨간색 |
| Count | 총 실행 횟수 | 흰색 |
| Listeners | 평균 리스너 수 | 흰색 |
| GC | 가비지 컬렉션 할당 | > 0이면 빨간색, 0이면 회색 |
| 👂 | 리스너 보기 버튼 | Listeners 탭 열기 |
성능 데이터 읽기
예시 행:
🟢 PlayerHealthChanged 1.2ms 0.8ms 3.5ms Count: 156 Listeners: 4 GC: 0 [👂]
해석:
- ✅ 이벤트가 잘 작동하고 있음(녹색 아이콘)
- 평균 1.2ms에 실행(허용 가능)
- 가장 빠른 실행은 0.8ms
- 가장 느린 실행은 3.5ms
- 156회 트리거됨
- 4개의 활성 리스너 보유
- GC 할당 없음(훌륭함!)
- Avg Time > 5ms: 최적화가 필요함
- Max Time > 16ms: 프레임 드롭을 유발할 것임
- GC > 0: 가비지 생성, 할당을 피하도록 리팩토링
- 높은 Listener Count: 리스너 통합 고려
빠른 작업
- 👂 버튼: 이 특정 이벤트에 대한 Listeners 탭으로 이동
- 행 클릭: Details 탭에서 볼 이벤트 선택
- 검색: 이름으로 이벤트를 실시간 필터링
📝 Recent Events 탭
모든 이벤트 실행의 완전한 시간순 로그.

제어 옵션
탭 상단:
토글 옵션:
- ☑️ Auto Scroll - 최신 이벤트로 자동 스크롤
- ☐ Show Stack Trace - 각 이벤트에 대한 호출 스택 표시
상태 표시기:
- "Showing X of Y" - 표시되는 이벤트 수
작업:
- 🗑 Clear Logs - 모든 로그된 이벤트 제거
로그 항목 형식
각 로그 항목은 다음을 표시합니다:
[14:23:45.123] F:1250 PlayerTakeDamage <GameEvent<GameObject, DamageInfo>> [Details]
📍 Called by: EnemyController.Attack()
항목 구성요소:
- [타임스탬프] - 정확한 실행 시간(HH:MM:SS.mmm)
- F:#### - 이벤트가 발동된 프레임 번호
- 이벤트 이름 - 트리거된 이벤트의 이름
- [타입] - 제네릭 타입 시그니처
- [Details] - 전체 정보를 보는 버튼
- 📍 Caller Info - 이벤트를 발동시킨 메서드
Stack Trace 보기
Show Stack Trace가 활성화되면 각 항목이 확장되어 다음을 표시합니다:
at GameEventSystem.GameEvent.Raise()
at PlayerController.TakeDamage(float amount) in Assets/Scripts/Player.cs:line 45
at EnemyController.Attack() in Assets/Scripts/Enemy.cs:line 89
...
사용 사례:
- 이벤트가 트리거되는 위치 추적
- 예상치 못한 이벤트 호출 디버그
- 실행 흐름 이해
- 호출 코드의 성능 병목 현상 식별
검색 및 필터
검색 상자를 사용하여 다음을 기준으로 로그를 필터링합니다:
- 이벤트 이름(예: "Player")
- 이벤트 타입(예: "GameObject")
- 부분 일치 작동
- Auto Scroll을 활성화하여 이벤트가 발생하는 것을 확인
- 문제를 발견하면 자동 스크롤을 비활성화
- Show Stack Trace를 활성화하여 호출 계층 구조 확인
- Details를 클릭하여 전체 이벤트 정보 보기
- 이 데이터를 사용하여 문제를 추적하고 수정
📈 Statistics 탭
시간에 따른 이벤트 사용 패턴과 빈도를 분석합니다.

정렬 제어
다양한 메트릭으로 통계를 정렬합니다:
정렬 옵션:
- Count ⬇️ - 총 트리거 수(기본값)
- Frequency - 초당 트리거
- Last Trigger - 가장 최근에 발동된 이벤트
Statistics 표
각 행은 사용 메트릭을 표시합니다:
| 열 | 설명 | 해석 |
|---|---|---|
| Event Name | 이벤트 이름 | 파란색, 클릭 가능 |
| Count | 총 실행 횟수 | 녹색, 높을수록 많이 사용 |
| Freq/sec | 초당 트리거 | > 60/초이면 빨간색 |
| Avg Interval | 트리거 간 평균 시간 | 초 단위 |
| Last Trigger | 마지막 실행 이후 시간 | 상대 시간 |
| View Logs | 이 이벤트의 모든 로그 보기 | Details 탭 열기 |
빈도 데이터 이해
예시 행:
PlayerMoved Count: 2,450 Freq/sec: 30.2/s Avg Interval: 0.033s Last Trigger: 2s ago [View Logs]
분석:
- 이벤트가 총 2,450회 발동됨
- 초당 약 30회 트리거(30 FPS에서 매 프레임)
- 트리거 간 평균 0.033초
- 2초 전에 마지막으로 발동됨
빈도 해석:
- < 1/초: 드문 이벤트(보스 생성, 레벨 전환)
- 1-10/초: 정기적인 이벤트(능력 쿨다운, 픽업)
- 10-60/초: 고빈도(이동, 입력 폴링)
- > 60/초: ⚠️ 매우 높음, 최적화 필요할 수 있음
60/초 이상으로 발동되는 이벤트는 빨간색으로 표시됩니다. 이것이 항상 문제는 아니지만 다음을 나타낼 수 있습니다:
- 중복 이벤트 발동
- FixedUpdate()에 있어야 하는데 Update()에 있는 이벤트
- 일괄 처리할 수 있는 불필요한 이벤트 트래픽
사용 사례
사용되지 않는 이벤트 식별:
- Count를 오름차순으로 정렬
- 낮은 카운트를 가진 이벤트는 죽은 코드일 수 있음
성능 핫스팟 찾기:
- Frequency를 내림차순으로 정렬
- 고빈도 이벤트는 높은 최적화가 필요함
이벤트 타이밍 디버그:
- Avg Interval을 확인하여 이벤트 패턴 이해
- 불규칙한 간격은 버그를 나타낼 수 있음
최근 활동 추적:
- Last Trigger를 내림차순으로 정렬
- 현재 활성화된 이벤트 확인
⚠️ Warnings 탭
성능 문제 및 잠재적 문제의 자동 감지.

경고 카테고리
시스템은 여러 유형의 문제를 자동으로 감지합니다:
🔥 성능 문제
느린 실행:
❌ CRITICAL
Slow Event Execution
이벤트 실행이 너무 오래 걸립니다 (평균 > 10ms)
Affected Events (3): PlayerUpdate, EnemyAI, PhysicsSync
감지 기준:
- 평균 실행 시간 > 10ms
- 최대 실행 시간 > 16ms(60 FPS에서 1프레임)
영향: 프레임 드롭과 끊김 현상 유발 가능
해결책: 리스너 코드 최적화, 무거운 작업을 코루틴으로 이동
⚡ 고빈도 경고
과도한 트리거:
⚠️ WARNING
High Frequency Events
이벤트가 초당 60회 이상 발동되고 있습니다
Affected Events (2): OnMouseMove, OnColliderCheck
감지 기준:
- 초당 트리거 > 60
영향: CPU 오버헤드, 불필요한 작업 가능성
해결책: 업데이트 일괄 처리, 스로틀링 사용, 대체 패턴 고려
💾 메모리 경고
GC 할당:
⚠️ WARNING
Garbage Collection Detected
이벤트가 실행 중 GC 할당을 발생시키고 있습니다
Affected Events (5): SpawnParticle, CreateUI, LoadAsset
감지 기준:
- 실행당 GC 할당 > 0
영향: 가비지 컬렉션 일시 정지, 프레임 드롭
해결책: 오브젝트 풀링 사용, 핫 패스에서 새 객체 생성 피하기
🔄 재귀 호출 감지
잠재적 무한 루프:
❌ CRITICAL
Possible Recursive Event
이벤트가 자신을 트리거하여 루프를 생성할 수 있습니다
Affected Events (1): OnValueChanged
감지 기준:
- 자신의 리스너 내에서 이벤트 발동
- 스택 추적에 재귀 표시
영향: 스택 오버플로우, Unity 프리즈
해결책: 재귀 가드 추가, 이벤트 흐름 재설계
경고 카드 레이아웃
각 경고는 다음을 표시합니다:
헤더:
- 심각도를 나타내는 아이콘(🔥/⚠️/ℹ️)
- 경고 타입(예: "Slow Execution")
- 심각도 배지(CRITICAL / WARNING / INFO)
본문:
- 문제에 대한 명확한 설명
- 영향 설명
- 영향받는 이벤트 수
이벤트 목록:
- 최대 5개의 영향받는 이벤트 표시
- 각각 검사를 위한 [View] 버튼
- 5개 이상의 이벤트가 영향받으면 "...and X more"
심각도 레벨
| 레벨 | 색상 | 우선순위 | 필요한 조치 |
|---|---|---|---|
| CRITICAL | 🔴 빨간색 | 즉시 | 출시 전 수정 |
| WARNING | 🟡 노란색 | 중요 | 최적화해야 함 |
| INFO | 🔵 파란색 | 선택 | 정보 제공용만 |
경고 없음 상태
모든 것이 잘 작동할 때:
✅ All Good!
성능 문제나 경고가 감지되지 않았습니다.
개발 중 정기적으로 Warnings 탭을 확인하세요. 경고를 조기에 해결하면 성능 문제가 누적되어 나중에 수정하기 어려워지는 것을 방지할 수 있습니다.
👂 Listeners 탭
모든 활성 이벤트 구독에 대한 포괄적인 개요.

리스너 카드
활성 리스너가 있는 각 이벤트는 확장 가능한 카드로 표시됩니다:
카드 헤더:
EventName ⭐ (영구적인 경우) Total: 12
- Event Name: 이벤트 이름(파란색, 굵게)
- ⭐ 아이콘: 영구 이벤트에 표시(씬 로드에서 살아남음)
- Total Count: 모든 리스너 타입의 합계(녹색)
리스너 타입 분석
각 카드는 다양한 리스너 타입을 나타내는 6개의 블록을 표시합니다:
시각적 레이아웃
┌─────────────┬─────────────┬─────────────┬─────────────┬─────────────┬─────────────┐
│ Basic(Insp) │ Basic(API) │Priority(API)│ Cond(API) │Persist(Insp)│Persist(API) │
│ 3 │ 2 │ 4 │ 1 │ 0 │ 2 │
└─────────────┴─────────────┴─────────────┴─────────────┴─────────────┴─────────────┘
블록 타입
| 블록 | 설명 | 소스 |
|---|---|---|
| Basic (Insp) | Inspector의 기본 리스너 | 🔵 파란색(Inspector) |
| Basic (API) | 코드의 기본 리스너 | ⚫ 어두운색(API) |
| Priority (API) | 코드의 우선순위 리스너 | ⚫ 어두운색(API) |
| Cond (API) | 코드의 조건부 리스너 | ⚫ 어두운색(API) |
| Persist (Insp) | Inspector의 영구 리스너 | 🔵 파란색(Inspector) |
| Persist (API) | 코드의 영구 리스너 | ⚫ 어두운색(API) |
색상 코딩
- 🔵 파란색 블록: Unity Inspector에서 구성(GameEventManager)
- ⚫ 어두운 블록: 코드를 통해 등록(
AddListener,AddPriorityListener등) - 흐릿함/회색: 이 타입의 리스너 없음(카운트 = 0)
- 흰색 숫자: 활성 리스너 존재
데이터 이해하기
예시 카드:
PlayerHealthChanged Total: 8
Basic(Insp): 2 Basic(API): 1 Priority(API): 3 Cond(API): 1 Persist(Insp): 0 Persist(API): 1
해석:
- 이 이벤트에 총 8개의 리스너가 구독됨
- GameEventManager에서 구성된 2개의 기본 리스너
- 코드를 통해 추가된 1개의 기본 리스너
- 3개의 우선순위 리스너(코드 기반, 커스텀 우선순위 포함)
- 1개의 조건부 리스너(코드 기반, 조건부로 실행)
- 1개의 영구 리스너(코드 기반, 씬 변경에서 살아남음)
특수 표시기
영구 이벤트 카드:
- 이름 옆에 ⭐ 별 아이콘 있음
- 툴팁: "Persistent Event"
Basic (Insp)카운트가 0으로 표시됨- 대신
Persist (Insp)가 Inspector 리스너 카운트를 표시
선택된 이벤트:
- 카드에 파란색 하이라이트 배경
- 이 이벤트가 상세 보기를 위해 선택되었음을 나타냄
사용 사례
구독 문제 디버깅:
- 리스너가 제대로 등록되었는지 확인
- 리스너가 올바르게 제거되는지 확인
- 잊어버린 구독으로 인한 메모리 누수 식별
아키텍처 분석:
- Inspector 및 코드 기반 리스너 간의 균형 확인
- 최적화가 필요할 수 있는 많이 구독된 이벤트 식별
- 시스템 전체의 리스너 분포 이해
성능 계획:
- 높은 리스너 카운트는 이벤트당 더 많은 CPU 시간을 의미
- 여러 리스너를 하나로 통합하는 것 고려
- 모든 리스너가 필요한지 평가
시간이 지남에 따라(특히 씬 전환 중) 리스너 카운트가 증가하면 메모리 누수가 있을 수 있습니다. 객체는 OnDisable() 또는 OnDestroy()에서 적절히 구독 해제해야 합니다.
🔗 Automation 탭
트리거 및 체인 이벤트 흐름의 시각적 표현.
보기 모드
토글 옵션:
- ☑️ Tree View - 전체 계층 구조가 있는 루트 이벤트만 표시
- ☐ Flat View - 자동화가 있는 모든 이벤트를 계층 없이 표시
Tree View (권장)

루트 이벤트(다른 이벤트에 의해 트리거되지 않는 이벤트)부터 시작하는 자동화 흐름을 표시합니다:
트리 구조
▶ RootEvent 🎯 Source
└─ 🕹️ ChildTrigger1
└─ 🕹️ ChildTrigger2
└─ 🔗 ChainNode1 ⏱ 2s Wait
└─ 🔗 ChainNode2 ⏳ 1s Wait
└─ 🔗 ChainNode3
Flat View

자동화 흐름을 시간순 목록으로 표시하여 계층을 평평하게 만들어 이벤트를 선형으로 연결하여 표시합니다.
평면 구조
▶ RootEvent 🎯 Source
└─ 🕹️ ChildTrigger1
▶ RootEvent 🎯 Source
└─ 🕹️ ChildTrigger2
▶ RootEvent 🎯 Source
└─ 🔗 ChainNode1 ⏱ 2s Wait
▶ 🔗 ChainNode1 🎯 Source
└─ 🔗 ChainNode2 ⏳ 1s Wait
▶ 🔗 ChainNode2 🎯 Source
└─ 🔗 ChainNode3
시각화 이해하기
노드 타입
| 아이콘 | 타입 | 설명 | 색상 |
|---|---|---|---|
| ▶ | Root | 소스 이벤트(다른 것에 의해 트리거되지 않음) | 🔵 청록색 |
| 🕹️ | Trigger | 병렬 fan-out 노드 | 🟢 녹색 |
| 🔗 | Chain | 순차적 블로킹 노드 | 🟠 주황색 |
노드 정보
각 노드는 다음을 표시합니다:
왼쪽:
- 트리 연결선(└─)
- 타입 아이콘(▶/🕹️/🔗)
- 이벤트 이름(타입별 색상)
- 이벤트 GUID(흐릿함, 디버깅용)
오른쪽 상태 아이콘:
- 🎯 Source - 이것은 루트 이벤트
- 🧩 - 조건 함수 있음
- ⏱ Xs Wait - 실행 전 지연 있음
- ⏳ Xs Wait - 실행 후 지속 시간 있음
- ⏩ - 비동기 완료 대기
플로우 패턴 읽기
간단한 Fan-Out (트리거)
▶ ButtonClicked
└─ 🕹️ PlaySound
└─ 🕹️ ShowFeedback
└─ 🕹️ LogAnalytics
패턴: 병렬 실행 동작: 버튼 클릭 시 세 이벤트가 동시에 발동 사용 사례: 독립적인 부작용
순차 체인
▶ StartCutscene
└─ 🔗 FadeOut ⏱ 0s Wait ⏳ 1s Wait
└─ 🔗 LoadScene ⏱ 0s Wait ⏳ 2s Wait
└─ 🔗 FadeIn ⏱ 0.5s Wait
패턴: 지연이 있는 순차적 동작:
- FadeOut 실행, 1초 대기
- LoadScene 실행, 2초 대기
- 0.5초 지연 후 FadeIn 실행
사용 사례: 컷씬, 튜토리얼, 로딩 시퀀스
복잡한 하이브리드
▶ EnemyDefeated
└─ 🕹️ StopMusic
└─ 🕹️ PlayVictorySound
└─ 🔗 ShowRewards ⏱ 1s Wait
└─ 🔗 SaveGame
└─ 🕹️ SpawnLoot 🧩
패턴: 병렬과 순차의 혼합 동작:
- 음악/사운드 효과가 즉시 발동(병렬)
- 1초 후 보상 표시, 그 다음 게임 저장(순차적)
- 전리품이 조건부로 생성(조건이 있는 병렬)
이벤트 플로우 분석
실제 플로우 예시:
▶ OnPlayerDeath
└─ 🕹️ StopPlayerInput
└─ 🕹️ DisablePlayerCollider
└─ 🔗 PlayDeathAnimation ⏳ 2s Wait
└─ 🔗 ShowDeathUI ⏱ 0.5s Wait ⏳ 3s Wait
└─ 🔗 RespawnPlayer 🧩
└─ 🕹️ ResetPlayerState
└─ 🕹️ UpdateCheckpoint
플로우 분석:
- 즉시 작업 (트리거):
- 플레이어 입력 중지
- 충돌 비활성화
- 죽음 애니메이션 (체인):
- 애니메이션 재생
- 애니메이션 완료를 위해 2초 대기
- UI 표시 (체인):
- 0.5초 대기(전환 지연)
- 죽음 화면 표시
- 3초 대기(플레이어가 화면을 볼 수 있음)
- 조건부 리스폰 (조건이 있는 체인 🧩):
- 플레이어에게 남은 생명이 있는 경우에만
- 체크포인트에서 플레이어 리스폰
- 정리 (트리거):
- 플레이어 스탯 재설정
- 새 체크포인트 저장
상태 아이콘 참조
| 아이콘 | 의미 | 세부사항 |
|---|---|---|
| 🎯 Source | 루트 이벤트 | 다른 이벤트에 의해 트리거되지 않음 |
| 🧩 | 조건부 | 조건 확인이 있음(실행되지 않을 수 있음) |
| ⏱ Xs | 시작 지연 | 실행하기 전에 X초 대기 |
| ⏳ Xs | 지속 시간 대기 | 실행 후 X초 대기(체인 블록) |
| ⏩ | 비동기 대기 | 코루틴/비동기 완료 대기 |
재귀 감지
이벤트가 자신을 트리거하는 경우(직접 또는 간접적으로) 무한 표시를 방지하기 위해 트리가 재귀 노드에서 중지됩니다:
▶ OnValueChanged
└─ 🔗 UpdateValue
└─ 🔗 OnValueChanged ⚠️ (Recursive - stopped)
재귀 이벤트 흐름은 Warnings 탭에 잠재적 무한 루프로 표시됩니다. 실제 재귀를 방지하기 위해 코드에서 항상 가드를 사용하세요.
🔍 Details 탭
개별 이벤트 정보 및 실행 기록에 대한 심층 분석.

탐색
Details 탭은 다음 경우에 자동으로 열립니다:
- Recent Events에서 [Details] 버튼 클릭
- Statistics에서 [View Logs] 버튼 클릭
- Warnings에서 [View] 버튼 클릭
상단:
- ← Back to [Previous Tab] - 이전 위치로 돌아가기
로그 세부정보 보기
특정 로그 항목을 볼 때:
이벤트 정보 카드:
| 필드 | 설명 |
|---|---|
| Event Name | 이벤트의 전체 이름 |
| Event Type | 제네릭 타입(예: GameEvent<float>) |
| Time | 정확한 타임스탬프(HH:MM:SS.mmm) |
| Frame | 실행된 프레임 번호 |
| Arguments | 전달된 인수 값 |
| Called By | 이벤트를 발동시킨 메서드 |
Stack Trace 섹션:
Stack Trace:
at TinyGiants.GameEventSystem.Runtime.GameEvent`1.Raise(T argument)
at PlayerController.TakeDamage(Int32 damage) in Assets/Scripts/PlayerController.cs:line 142
at EnemyController.Attack() in Assets/Scripts/EnemyController.cs:line 89
at EnemyController.Update() in Assets/Scripts/EnemyController.cs:line 52
...
사용 사례:
- 이벤트가 발생하는 위치 추적
- 예상치 못한 이벤트 호출 디버그
- 호출 체인 이해
- 성능 병목 현상 식별
이벤트 통계 보기

특정 이벤트의 모든 로그를 볼 때:
헤더:
Event: PlayerHealthChanged Total: 245 triggers
사용 통계 카드:
| 메트릭 | 설명 |
|---|---|
| Trigger Count | 총 실행 횟수 |
| Frequency | 초당 트리거 |
| Avg Interval | 트리거 간 시간 |
| Last Trigger | 마지막 실행 이후 상대 시간 |
성능 메트릭 카드 (사용 가능한 경우):
| 메트릭 | 설명 | 색상 |
|---|---|---|
| Avg Time | 평균 실행 지속 시간 | 녹색/노란색/빨간색 |
| Max Time | 가장 느린 실행 | 흰색 |
| Min Time | 가장 빠른 실행 | 회색 |
| GC Alloc | 가비지 컬렉션 | > 0이면 빨간색 |
Recent Logs:
이 이벤트의 마지막 50개 실행을 역시간순으로 표시합니다:
[14:52:33.145] F:3201 PlayerHealthChanged <GameEvent<float>> [Details]
📍 Called by: DamageSystem.ApplyDamage()
[14:52:31.089] F:3180 PlayerHealthChanged <GameEvent<float>> [Details]
📍 Called by: HealthRegen.Tick()
...
사용 사례
이벤트 문제 디버깅:
- Recent Events 탭으로 이동
- 문제가 있는 이벤트 실행 찾기
- [Details] 클릭하여 스택 추적 보기
- 호출 코드 식별
- 문제 수정
성능 분석:
- Statistics 탭으로 이동
- 느린 이벤트에서 [View Logs] 클릭
- 성능 메트릭 검토
- 실행 패턴 확인
- 데이터 기반 최적화
이벤트 플로우 이해:
- 이벤트 체인 트리거
- 각 이벤트에 대한 로그 보기
- 실행 순서 확인
- 이벤트 간 타이밍 확인
- 동작 검증
🛠️ 고급 기능
디버거 제어
디버거 토글 버튼(헤더에 있음):
- ● Debugger ON (녹색) - 모든 이벤트 데이터를 적극 기록 중
- ○ Debugger OFF (빨간색) - 기록 안 함(성능 절약)
비활성화 시기:
- 성능이 중요한 게임플레이 테스트 중
- 게임플레이 영상 녹화 시
- 에디터 오버헤드를 줄이기 위해
- 모니터링이 필요하지 않을 때
디버거는 최소한의 오버헤드(이벤트당 약 0.1-0.5ms)를 가지고 있지만, 최종 성능 테스트 중에 비활성화하면 가장 정확한 메트릭을 얻을 수 있습니다.
데이터 지우기 옵션
🗑 Clear 버튼을 클릭하여 옵션에 액세스:
지우기 메뉴:
- Clear Logs Only - 이벤트 실행 기록 제거
- Clear Statistics Only - 트리거 카운트 및 빈도 데이터 재설정
- Clear Performance Data - 실행 시간 측정 재설정
- Clear All Data - 완전한 재설정(확인 필요)